TIÊU CHUẨN QUỐC GIA
TCVN 11187-1:2015
ISO 8636-1:2000
ĐIỀU KIỆN KIỂM MÁY PHAY KIỂU CẦU - KIỂM ĐỘ CHÍNH XÁC - PHẦN 1: MÁY KIỂU CẦU CỐ ĐỊNH (KIỂU CỔNG)
Machine tools - Test conditions for bridge-type milling machines - Testing of the accuracy - Part 1: Fixed bridge (portal-type) machines
Lời nói đầu
TCVN 11187-1:2015 hoàn toàn tương đương với ISO 8636-1:2000.
TCVN 11187-1:2015 do Ban kỹ thuật tiêu chuẩn quốc gia TCVN/TC 39 Máy công cụ biên soạn, Tổng cục Tiêu chuẩn Đo lường Chất lượng đề nghị, Bộ Khoa học và Công nghệ công bố.
Bộ TCVN 11187 (ISO 8636) Điều kiện kiểm máy phay kiểu cầu - Kiểm độ chính xác bao gồm các phần sau:
- TCVN 11187-1:2015 (ISO 8636-1:2000) Phần 1: Máy kiểu cầu cố định (kiểu cổng);
- TCVN 11187-2:2015 (ISO 8636-2:2007) Phần 2: Máy kiểu cổng di động được (kiểu khung cổng).
ĐIỀU KIỆN KIỂM MÁY PHAY KIỂU CẦU - KIỂM ĐỘ CHÍNH XÁC - PHẦN 1: MÁY KIỂU CẦU CỐ ĐỊNH (KIỂU CỔNG)
Machine tools - Test conditions for bridge-type milling machines - Testing of the accuracy - Part 1: Fixed bridge (portal-type) machines
1. Phạm vi áp dụng
Tiêu chuẩn này qui định các phép kiểm hình học, các phép kiểm gia công và các phép kiểm để kiểm tra độ chính xác và khả năng lặp lại định vị của các trục điều khiển số đối với các máy phay kiểu cầu thông dụng, độ chính xác thường có một cầu cố định (kiểu cổng), có tham chiếu tiêu chuẩn TCVN 7011-1 (ISO 230-1) và TCVN 7011-2 (ISO 230-2). Tiêu chuẩn này cũng qui định dung sai thích hợp tương ứng cho các phép kiểm đó.
Tiêu chuẩn này áp dụng được cho các máy có các bàn máy di động được và các trụ máy kép cố định. Tiêu chuẩn này không áp dụng cho các máy trụ máy đơn (mặt bên hở) và có các bàn máy cố định và các trụ di động được.
Tiêu chuẩn này chỉ áp dụng để kiểm tra xác nhận độ chính xác của máy, không áp dụng để kiểm vận hành máy (độ rung, độ ổn bất thường, chuyển động giật cục của các bộ phận, ...) và cũng không áp dụng để kiểm đặc tính của máy (như tốc độ quay, lượng chạy dao, ...), các phép kiểm này thường được thực hiện trước khi kiểm độ chính xác.
Tiêu chuẩn này đưa ra các thuật ngữ sử dụng cho các bộ phận chính của máy và ký hiệu các trục phù hợp với ISO 841 [1].
CHÚ THÍCH: Phụ lục A đưa ra các thuật ngữ tương đương bằng tiếng Đức và tiếng Ý.
2. Tài liệu viện dẫn
Các tài liệu viện dẫn sau là cần thiết cho việc áp dụng tiêu chuẩn này. Đối với các tài liệu viện dẫn ghi năm công bố thì áp dụng bản được nêu. Đối với các tài liệu viện dẫn không ghi năm công bố thì áp dụng phiên bản mới nhất, bao gồm cả các sửa đổi (nếu có).
TCVN 7011-1:2007 (ISO 230-1:1996) Qui tắc kiểm máy công cụ - Phần 1: Độ chính xác hình học của máy khi vận hành trong điều kiện không tải hoặc gia công tinh;
TCVN 7011-2:2007 (ISO 230-2:1997) Qui tắc kiểm máy công cụ - Phần 2: Xác định độ chính xác và khả năng lặp lại định vị của các trục điều khiển số.
3. Định nghĩa và mô tả
Tiêu chuẩn này áp dụng các định nghĩa sau.
3.1. Định nghĩa các quy trình gia công mà máy có thể thực hiện
3.1.1. Nguyên công phay (milling operation)
Nguyên công gia công bao gồm việc loại bỏ vật liệu bằng một dụng cụ cắt quay tròn được gọi là “dao phay” với nhiều kiểu khác nhau.
CHÚ THÍCH: Nguyên công phay điển hình chủ yếu gồm phay mặt hoặc phay mặt đầu. Các dụng cụ cắt được gá lắp trong mặt côn trục chính hoặc trên mặt trước trục chính.
3.1.2. Nguyên công doa (boring operation)
Nguyên công bao gồm việc gia công các đường kính của các lỗ dạng trụ, côn, không thông hoặc thông tới cỡ kích thước yêu cầu.
3.1.3. Nguyên công khoan và ta rô (drilling and tapping operations)
Nguyên công bao gồm việc khoan và/hoặc ta rô các lỗ không thông hoặc thông.
3.2. Định nghĩa và phân loại các máy phay kiểu cầu cố định
3.2.1. Định nghĩa
3.2.1.1. Định nghĩa
Máy phay kiểu cầu cố định (kiểu cổng) (fixed bridge-type (portal-type) milling machine)
Máy có trụ kép với một hoặc nhiều ụ trục chính thẳng đứng được lắp trên xà ngang (cross-rail), nằm phía trên một bàn máy chỉ có một hành trình dọc (trục X).
CHÚ THÍCH: Các ụ trục chính nằm ngang bổ sung có thể được lắp trên các trụ máy. Các đường tâm trục chính nằm ngang có thể có khả năng xoay nghiêng.
3.2.2. Phân loại
Các máy này được phân loại thành hai kiểu phụ thuộc vào kết cấu của chúng:
- Các máy phay kiểu cầu có một xà ngang thay đổi được độ cao và một cầu hoặc thanh giằng giữa các trụ máy;
- Các máy phay kiểu cầu có một xà ngang với độ cao cố định có thể thay thế cầu hoặc thanh giằng.
3.3. Mô tả các bộ phận chính
Các bộ phận chính của máy được mô tả dưới đây. Chữ số chỉ thị trong ngoặc đơn được thể hiện và giải thích ở 4.1.
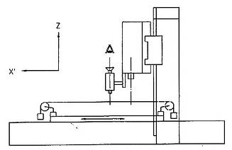
3.3.1. Băng máy và bàn máy
Băng máy (1) là khối đế cố định của máy, nó có thể là kết cấu của nhiều chi tiết. Băng máy đỡ bàn máy (3) chuyển động song song với đường tâm chính của băng máy.
3.3.2. Trụ máy, xà ngang và cầu hoặc thanh giằng
Các trụ máy (4) và (5) tạo thành khung thẳng đứng của máy và được cố định trên thành của băng máy.
Các trụ máy có thể được lắp ghép với các đường hướng thẳng đứng đế phù hợp vớt ụ phay bên (9) với đường tâm trục chính nằm ngang hoặc nghiêng.
Thanh giằng (10) là một thanh cố định kết nối hai trụ máy tại đỉnh hoặc gần đỉnh.
Xà ngang (7) có đường tâm chính song song với mặt phẳng bàn máy và được lắp ghép với các đường hướng trên nó có một hoặc nhiều ụ phay (8), với trục chính thẳng đứng hoặc xoay nghiêng được, có thể chuyển động.
Xà ngang có độ cao thay đổi được, có thể chuyển động lên và xuống theo đường hướng thẳng đứng (6) trên các trụ máy.
Trong trường hợp các máy có một xà ngang với độ cao cố định, xà ngang thứ hai cũng có thể được lắp chặt vào các trụ máy và có thể thay thế thanh giằng.
3.3.3. Ụ phay
Các ụ phay này bao gồm trục chính và cơ cấu dẫn động và phương tiện để gá lắp chúng trên xà ngang hoặc trụ máy. Trong một số trường hợp, trục chính có thể được gá lắp trong một đầu trượt hoặc ống mang và dẫn hướng (12) với chuyển động chạy dao cho các nguyên công khoan hoặc doa.
3.3.4. Chuyển động cắt
Chuyển động cắt được thực hiện bởi các trục chính và cơ cấu dẫn động của các ụ phay.
3.3.5. Chuyển động chạy dao
Các chuyển động chạy dao sau đây có thể được đưa ra với một tốc độ chạy dao không đổi hoặc thay đổi:
- Chuyển động ngang của bàn máy;
- Chuyển động ngang của các ụ phay trên xà ngang hoặc chuyển động thẳng đứng của các ụ bên;
- Chuyển động thẳng đứng của các đầu trượt trục chính hoặc các ống mang và dẫn hướng trục chính (nếu có).
CHÚ THÍCH 1: Nói chung, hành trình nhanh là sẵn có để bổ sung chuyển động chạy dao.
CHÚ THÍCH 2: Chuyển động thẳng đứng của xà ngang (nếu có) thường là chuyển động định vị.
4. Thuật ngữ và ký hiệu các trục
4.1. Thuật ngữ
Xem Hình 1 và Bảng 1.

Hình 1 - Máy phay kiểu cầu cố định (kiểu cổng) với xà ngang có độ cao thay đổi
Bảng 1 - Thuật ngữ
|
Số tham chiếu |
Tiếng Việt |
Tiếng Anh |
Tiếng Pháp |
|
1 |
Băng máy |
Bed |
Banc |
|
2 |
Đường hướng, băng máy |
Slideways, bed |
Glissière du banc |
|
3 |
Bàn máy (bề mặt kẹp) |
Table (clamping surface) |
Table (surface de bridage) |
|
4 |
Trụ máy phía trái |
Left-hand column |
Montant gauche |
|
5 |
Trụ máy phía phải |
Right-hand column |
Montant droit |
|
6 |
Đường hướng, trụ máy phía phải và trụ máy phía trái |
Slideway, right-hand and left-hand column |
Glissière des montants droit et gauche |
|
7 |
Xà ngang (di động được, cố định) |
Cross-rail (movable, fixed) |
Traverse (mobile, fixe) |
|
8 |
Ụ phay thẳng đứng |
Vertical milling head |
Tête de fraisage verticale |
|
9 |
Ụ phay nằm ngang |
Horizontal milling head |
Tête de fraisage horizontale |
|
10 |
Thanh giằng |
Tie-piece |
Entretoise |
|
11 |
Đường trượt đáy (bàn trượt) |
Bottom slide (saddle) |
Cuirasse |
|
12 |
Đầu trượt |
Quill (ram) |
Coulisseau (fourreau) |
|
13 |
Dụng cụ cắt (dao phay) |
Tool (milling cutter) |
Outil (fraise) |
|
14 |
Rãnh chữ T chuẩn |
Reference T-slot |
Rainure de référence |
4.2. Ký hiệu các trục
Xem các Hình 2 đến 5.
|
|
|
|
a) Một ụ trục chính phay nghiêng xoay theo trục A, được đặt trên xà ngang và một ụ trục chính phay nghiêng theo trục D, được đặt trên trụ máy phải hoặc trái |
b) Hai ụ phay trên xà ngang |
Hình 2 - Kiểu 1: Máy có hai ụ phay

Hình 3 - Kiểu 2: Máy có ba ụ phay

Hình 4 - Kiểu 3: Máy có một ụ phay trên xà ngang

Hình 5 - Kiểu 4: Máy có một ụ phay trên xà ngang xoay trên các trục C và A
5. Lưu ý ban đầu
5.1. Đơn vị đo
Trong tiêu chuẩn này, tất cả các kích thước thẳng, các sai lệch và các dung sai lương ứng được tính bằng milimét; các kích thước góc được tính bằng độ, các sai lệch góc và các dung sai tương ứng chủ yếu được biểu thị bằng các tỉ số, nhưng trong một số trường hợp, để cho rõ ràng dễ hiểu có thể sử dụng đơn vị micrôradian hoặc giây (cung). Cần lưu ý sự tương đương của các biểu thức sau:
0,010/1000 = 10 mrad » 2”
5.2. Tham chiếu TCVN 7011-1 (ISO 230-1)
Để áp dụng tiêu chuẩn này, cần tham chiếu TCVN 7011-1 (ISO 230-1), đặc biệt đối với việc lắp đặt máy trước khi kiểm, làm nóng trục chính và các bộ phận chuyển động khác, mô tả các phương pháp đo và độ chính xác khuyến nghị của thiết bị kiểm.
Trong ô “Quan sát và tham chiếu” của các phép kiểm được mô tả trong các điều dưới đây, các hướng dẫn được kèm theo bằng việc tham chiếu nội dung tương ứng của TCVN 7011-1 (ISO 230-1) trong các trường hợp phép kiểm được đề cập tuân theo các điều kiện kỹ thuật của TCVN 7011-1 (ISO 230-1).
5.3. Điều kiện nhiệt độ
Điều kiện nhiệt độ trong suốt các phép kiểm phải được quy định theo thỏa thuận giữa nhà cung cấp/nhà sản suất và người sử dụng.
5.4. Trình tự kiểm
Trình tự các phép kiểm được trình bày trong tiêu chuẩn này không qui định thứ tự kiểm thực tế. Để thực hiện việc lắp đặt các dụng cụ đo hoặc đồng hồ đo dễ dàng, có thể thực hiện các phép kiểm theo thứ tự bất kỳ.
5.5. Thực hiện các phép kiểm
Khi kiểm máy, không phải lúc nào cũng cần thiết hoặc có thể thực hiện tất cả các phép kiểm được mô tả trong tiêu chuẩn này. Khi kiểm nghiệm thu, người sử dụng lựa chọn các phép kiểm có liên quan đến các bộ phận và/hoặc các đặc tính của máy mà họ quan tâm theo thỏa thuận với nhà sản xuất/nhà cung cấp. Các phép kiểm này phải được qui định rõ ràng khi đặt hàng mua máy. Viện dẫn tiêu chuẩn này cho kiểm nghiệm thu mà không qui định các phép kiểm được tiến hành và không có sự thỏa thuận về chi phí liên quan, không thể được xem là ràng buộc đối với bất kỳ bên nào tham gia hợp đồng.
5.6. Dụng cụ đo
Các dụng cụ đo được chỉ dẫn trong các phép kiểm được mô tả trong các điều dưới đây chỉ là các ví dụ. Có thể sử dụng các dụng cụ đo khác có cùng đại lượng đo và tối thiểu phải có cùng độ chính xác.
5.7. Dung sai nhỏ nhất
Khi thiết lập dung sai cho một chiều dài đo khác so với giá trị cho trong tiêu chuẩn này (xem 2.3.1.1 của TCVN 7011-1:2007 (ISO 230-1:1996)), thì phải lưu ý rằng giá trị nhỏ nhất của dung sai là 0,005 mm.
5.8. Kiểm gia công
Kiểm gia công chỉ được thực hiện với gia công tinh. Tránh kiểm với gia công thô vì chúng có thể sinh ra lực cắt đáng kể.
5.9. Kiểm sự định vị
Các phép kiểm sự định vị đối với các máy điều khiển số phải tham chiếu theo TCVN 7011-2 (ISO 230-2). Các dung sai trong tiêu chuẩn này chỉ cho đối với một số thông số. Việc trình bày các kết quả kiểm phải tuân theo TCVN 7011-2 (ISO 230-2).
6. Kiểm hình học
Các giá trị dung sai được giới hạn cho các máy có cỡ kích thước bàn máy lên đến 3000 mm x 10 000 mm. Nếu máy vượt quá cỡ kích thước này về chiều dài hoặc chiều rộng, dung sai phải theo thỏa thuận giữa nhà cung cấp/nhà sản xuất và người sử dụng.
6.1. Các trục tọa độ của chuyển động
|
Đối tượng |
G1 |
|
|
Kiểm độ thẳng của chuyển động bàn máy (trục X) trong mặt phẳng nằm ngang XY (EYX). |
|
|
|
Sơ đồ
|
||
|
Dung sai 0,02 đối với chiều dài đo đến 2000 Đối với mỗi lượng tăng thêm 1000 với chiều dài vượt quá 2000, cộng thêm 0,01 vào dung sai tương ứng trước Dung sai lớn nhất: 0,10 Dung sai cục bộ: 0,01 đối với chiều dài đo 1000 |
Sai lệch đo được |
|
|
Dụng cụ đo Kính hiển vi và dây căng hoặc các phương pháp quang học khác |
||
|
Quan sát và tham chiếu TCVN 7011-1:2007 (ISO 230-1:1996) 5.2.3.2.1 2, 5.2.3.2.1.3 và 5.2.3.2.1.4 Nếu sử dụng kính hiển vi và dây căng, kính hiển vi phải được lắp trên ụ trục chính, dây căng phải được cố định vào từng đầu của bàn máy song song1) với chuyển động theo trục X của bàn máy. Dịch chuyển bàn máy theo phương trục X và ghi lại các giá trị đọc. Nếu sử dụng các phương pháp quang học, tấm bia phải được đặt trên đầu mút trục chính hoặc trên ụ gần với trục chính. Đường chữ thập được chỉnh đặt trên bàn máy song song với chuyển động theo phương trục X của bàn máy và được chỉnh thẳng hàng theo phương ngang với tấm bia. Dịch chuyển bàn máy theo phương trục X và ghi lại các giá trị đọc. 1) Song song nghĩa là: Các giá trị đọc của kính hiển vi hoặc đường chữ thập tại cả hai đầu mút của chuyển động là giống nhau. Trong trường hợp này, chênh lệch lớn nhất của các giá trị đọc cho sai lệch độ thẳng. |
||
|
Đối tượng |
G2 |
||||||||||
|
Kiểm các sai lệch góc chuyển động của bàn máy (trục X): a) Trong mặt phẳng thẳng đứng ZX (EBX: lắc dọc); b) Trong mặt phẳng thẳng đứng YZ (EAX: lắc xoay); c) Trong mặt phẳng nằm ngang XY (ECX: lắc ngang). |
|
||||||||||
|
Sơ đồ
|
|||||||||||
Dung sai cục bộ: 0,02/1000 cho chiều dài đo 1000 |
Sai lệch đo được X = … a) b) c) |
||||||||||
|
Dụng cụ đo a) Ni vô chính xác hoặc các dụng cụ đo sai lệch góc kiểu quang học b) Ni vô chính xác c) Các dụng cụ đo sai lệch góc kiểu quang học |
|||||||||||
|
Quan sát và tham chiếu TCVN 7011-1:2007 (ISO 230-1:1996) 5.2.3.1.3 và 5.2.3.2.2 Ni vô hoặc dụng cụ đo phải được đặt trên bộ phận di động được: a) (EBX: lắc dọc) trong phương trục X, chỉnh đặt một cách thẳng đứng; b) (EAX: lắc xoay) trong phương trục Y, chỉnh đặt một cách thẳng đứng; c) (ECX: lắc ngang) trong phương trục X, chỉnh đặt ống tự chuẩn trực nằm ngang. Nếu chuyển động trục X gây ra sai lệch góc của cả ụ trục chính và bàn kẹp gia công, phải thực hiện các phép đo độ chênh lệch của hai dịch chuyển góc này. Nếu đo chênh lệch được áp dụng, ni vô chuẩn nên được đặt trên ụ trục chính, và ụ trục chính phải ở vị trí giữa của khoảng hành trình của nó. Các phép đo phải được thực hiện tại ít nhất 5 vị trí cách đều nhau dọc theo hành trình, theo cả hai chiều chuyển động. Độ chênh lệch giữa giá trị đọc lớn nhất và nhỏ nhất không được vượt quá giá trị dung sai. Đối với các phép kiểm a) và b), dụng cụ đo phải được đặt tại hai đầu bàn máy và nếu có thể tại giữa bàn máy. Dụng cụ đo được đặt tại một đầu bàn máy dò ra các đặc tính của một nửa băng máy. Dụng cụ đo được đặt tại vị trí giữa bàn máy phát hiện ra các sai lệch khác nhau từ các dụng cụ đo được đặt tại cả hai đầu bàn máy. |
|||||||||||
|
Đối tượng |
G3 |
|
|
Kiểm độ thẳng chuyển động ngang của ụ phay (trục Y): a) Trong mặt phẳng nằm ngang XY (EXY); b) Trong mặt phẳng thẳng đứng YZ (EYZ). |
|
|
|
Sơ đồ
|
||
|
Dung sai Đối với a) và b) 0,02 đối với chiều dài đo đến 1000 Đối với mỗi lượng tăng thêm 1000 với chiều dài vượt quá 1000, cộng thêm 0,01 vào dung sai tương ứng trước Dung sai lớn nhất: 0,04 Dung sai cục bộ: 0,01 đối với chiều dài đo 500 |
Sai lệch đo được a) b) |
|
|
Dụng cụ đo Thước kiểm thẳng, đồng hồ so có mặt số/giá đỡ và các căn mẫu hoặc các phương pháp quang học hoặc kính hiển vi và dây căng (chỉ đối với phép đo trong mặt phẳng nằm ngang) |
||
|
Quan sát và tham chiếu TCVN 7011-1:2007 (ISO 230-1:1996) 5.2.3.2.11, 5.2.3.2.1.2 và 5.2.3.2.1.3 Cố định xà ngang ở vị trí giữa độ cao và di chuyển bàn máy đến vị trí giữa hành trình. Đặt một thước kiểm thẳng trên bàn máy, song song1) với chuyển động theo trục Y của ụ phay; nằm ngang đối với a) và thẳng đứng đối với b). Gắn một đồng hồ so có mặt số vào ụ phay. Đầu dò đồng hồ so có mặt số phải vuông góc mặt chuẩn của thước kiểm thẳng. Di chuyển ụ phay theo phương trục Y đi qua chiều dài đo2) và ghi lại các giá trị đọc. 1) Song song nghĩa là: Các giá trị đọc của đồng hồ so có mặt số tiếp xúc với thước kiểm thẳng tại cả hai đầu của dịch chuyển là có cùng giá trị, trong trường hợp này, độ chênh lệch của các giá trị đọc cho sai lệch độ thẳng. 2) Chiều dài đo thường là chiều dài giữa hai trụ máy (không phải chiều dài toàn bộ của xà ngang). Trong các trường hợp khác, chiều dài đo phải được thỏa thuận giữa nhà cung cấp/nhà sản xuất và người sử dụng. |
||
|
Đối tượng |
G4 |
|
|
Kiểm các sai lệch góc chuyển động ngang của ụ phay (trục Y): a) Trong mặt phẳng thẳng đứng YZ (EAY: lắc dọc); b) Trong mặt phẳng thẳng đứng ZX (EBY: lắc xoay); c) Trong mặt phẳng nằm ngang XY (ECY: lắc ngang). |
|
|
|
Sơ đồ
|
||
|
Dung sai Đối với a), b) và c): 0,04/1000 Dung sai cục bộ: 0,02/1000 cho chiều dài đo 300 |
Sai lệch đo được a) b) c) |
|
|
Dụng cụ đo a) Ni vô chính xác hoặc các dụng cụ đo sai lệch góc kiểu quang học b) Ni vô chính xác c) Các dụng cụ đo sai lệch góc kiểu quang học |
||
|
Quan sát và tham chiếu TCVN 7011-1:2007 (ISO 230-1:1996) 5.2.3.1.3 và 5.2.3.2.2 Ni vô hoặc dụng cụ đo phải được đặt trên bộ phận di động được: a) (EAY: lắc dọc) trong phương trục Y, chỉnh đặt một cách thẳng đứng; b) (EBY: lắc xoay) trong phương trục X, chỉnh đặt một cách thẳng đứng; c) (ECY: lắc ngang) trong phương trục Y, chỉnh đặt ống tự chuẩn trực nằm ngang. Nếu chuyển động trục Y gây ra sai lệch góc của cả ụ trục chính và bàn kẹp gia công, phải thực hiện các phép đo độ chênh lệch của hai dịch chuyển góc này. Nếu đo độ chênh lệch được áp dụng, ni vô chuẩn nên được đặt trên bàn kẹp gia công, và bàn máy phải ở vị trí giữa của khoảng hành trình của nó. Các phép đo phải được thực hiện tại ít nhất 5 vị trí cách đều nhau dọc theo hành trình, theo cả hai chiều chuyển động. Độ chênh lệch giữa giá trị đọc lớn nhất và nhỏ nhất không được vượt quá giá trị dung sai. |
||
|
Đối tượng |
G5 |
|
|
Kiểm độ vuông góc giữa chuyển động bàn máy (trục X) và chuyển động ngang của ụ phay (trục Y). |
|
|
|
Sơ đồ
|
||
|
Dung sai 0,03 đối với chiều dài đo 1000 với chiều rộng bàn máy đến 3000 CHÚ THÍCH: Trong trường hợp chiều rộng bàn máy lớn hơn 3000, giá trị dung sai theo thỏa thuận giữa nhà cung cấp/nhà sản xuất và người sử dụng. |
Sai lệch đo được |
|
|
Dụng cụ đo Thước kiểm thẳng, ke vuông và đồng hồ so có mặt số |
||
|
Quan sát và tham chiếu TCVN 7011-1:2007 (ISO 230-1:1996) 5.5.2.2.4 Khóa xà ngang ở vị trí giữa hành trình. Gắn một đồng hồ so vào ụ phay. Chỉnh thẳng một thước kiểm thẳng song song1) với chuyển động bàn máy (trục X) trong mặt phẳng nằm ngang. Ấn một cạnh của ke vuông tựa vào thước kiểm thẳng và chỉnh đặt đồng hồ so có mặt số tựa vào cạnh còn lại của ke vuông. Di chuyển ụ phay đi qua chiều dài đo2) và đọc các số chỉ tại ít nhất 5 vị trí cách đều nhau. Ghi lại chênh lệch lớn nhất của các giá trị đọc. Đối với phép đo chính xác hơn, xoay ke vuông góc 180o và lặp lại phép kiểm theo trình tự tương tự. Tính giá trị trung bình tại từng vị trí đo, và ghi lại chênh lệch lớn nhất. Nếu chiều rộng bàn máy vượt quá 2000 mm, các phép kiểm phải được lặp lại tại các vị trí khác nhau ngang qua chiều rộng bàn máy. 1) Song song nghĩa là: Các giá trị đọc của đồng hồ so có mặt số tiếp xúc với thước kiểm thẳng tại cả hai đầu của dịch chuyển là có cùng giá trị, trong trường hợp này, độ chênh lệch lớn nhất của các giá trị đọc cho sai lệch độ thẳng. 2) Chiều dài đo thường là chiều dài giữa hai trụ máy (không phải chiều dài toàn bộ của xà ngang). Trong các trường hợp khác, chiều dài đo phải được thỏa thuận giữa nhà cung cấp/nhà sản xuất và người sử dụng. |
||
|
Đối tượng |
G6 |
|
|
Kiểm độ vuông góc giữa chuyển động thẳng đứng của ụ phay (trục Z) và a) Chuyển động của bàn máy (trục X); b) Chuyển động ngang của ụ phay (trục Y). CHÚ THÍCH: Phép kiểm này cũng áp dụng thích hợp cho các ụ phay thẳng đứng phụ trên xà ngang. |
||
|
Sơ đồ
|
||
|
Dung sai Đối với a) và b) 0,02 cho chiều dài đo 300 |
Sai lệch đo được a) b) |
|
|
Dụng cụ đo Ke vuông dạng trụ, tấm kiểm, các căn mẫu điều chỉnh được và đồng hồ so có mặt số |
||
|
Quan sát và tham chiếu TCVN 7011-1:2007 (ISO 230-1:1996) 5.5.2.2.4 Đặt một tấm kiểm trên bàn máy và điều chỉnh bề mặt trên của nó song song với cả hai chuyển động các trục X và Y. Định vị trí ke vuông dạng trụ trên tấm kiểm. Gắn một đồng hồ so có mặt số vào trục chính phay nếu trục chính có thể khóa được, nếu không thì gắn vào ụ phay gần với trục chính và khóa bàn trượt ụ phay (trục Y) vào xà ngang. Áp đầu dò của đồng hồ so có mặt số vào ke vuông dạng trụ theo phương trục X và di chuyển ụ đi qua chiều dài đo a1 a2 và ghi lại chênh lệch lớn nhất của các giá trị đọc của đồng hồ so có mặt số. Để phép đo chính xác hơn, xoay ke vuông dạng trụ góc 180o và lặp lại phép kiểm theo trình tự tương tự. Tính giá trị trung bình tại từng vị trí đo, và ghi lại chênh lệch lớn nhất. Tiếp đó kiểm theo phương trục Y trên chiều dài đo b1 b2. Đối với một máy lớn, có thể thực hiện phép kiểm tại vị trí giữa và tại hai vị trí biên của xà ngang. |
||
|
Đối tượng |
G7 |
|
|
Kiểm độ vuông góc giữa chuyển động thẳng đứng của xà ngang (trục W hoặc R) và a) Chuyển động của bàn máy (trục X); b) Chuyển động ngang của ụ phay (trục Y). |
||
|
Sơ đồ
|
||
|
Dung sai Đối với a) và b) 0,02 cho chiều dài đo 500 |
Sai lệch đo được a) b) |
|
|
Dụng cụ đo Đồng hồ so có mặt số, ke vuông dạng trụ, tấm kiểm và các căn mẫu điều chỉnh được |
||
|
Quan sát và tham chiếu TCVN 7011-1:2007 (ISO 230-1:1996) 5.5.2.2.4 Đặt một tấm kiểm trên bàn máy và điều chỉnh bề mặt trên của nó song song với cả hai chuyển động các trục X và Y. Định vị trí ke vuông dạng trụ trên tấm kiểm. Gắn một đồng hồ so có mặt số vào trục chính phay nếu trục chính có thể khóa được, nếu không thì gắn vào ụ phay gần với trục chính và khóa ụ phay (trục Y) vào xà ngang. Áp đầu dò của đồng hồ so có mặt số vào ke vuông dạng trụ theo phương trục X và di chuyển xà ngang đi qua chiều dài đo a1 a2 và ghi lại chênh lệch lớn nhất của các giá trị đọc của đồng hồ so có mặt số. Để phép đo chính xác hơn, xoay ke vuông dạng trụ góc 180o và lặp lại phép kiểm theo trình tự tương tự. Tính giá trị trung bình tại từng vị trí đo, và ghi lại chênh lệch lớn nhất. Tiếp đó kiểm theo phương trục Y trên chiều dài đo b1 b2. Đối với một máy lớn, có thể thực hiện phép kiểm tại vị trí giữa và tại hai vị trí biên của xà ngang. |
||
|
Đối tượng |
G8 |
|
|
Kiểm độ biến đổi nghiêng của xà ngang theo chuyển động trục W hoặc trục R của nó trong mặt phẳng thẳng đứng YZ: a) Tại vị trí thấp nhất; b) Tại vị trí giữa; c) Tại vị trí cao nhất. |
||
|
Sơ đồ
|
||
|
Dung sai 0,02/1000 |
Sai lệch đo được |
|
|
Dụng cụ đo Ni vô chính xác |
||
|
Quan sát và tham chiếu TCVN 7011-1:2007 (ISO 230-1:1996) 5.2.3.2.2.1 Đặt ni vô tại vị trí giữa của xà ngang trên một tấm bề mặt thích hợp và đọc chỉ thị tại các vị trí đã định. Nếu chuyển động trục W hoặc trục R gây ra sai lệch góc của cả xà ngang và bàn kẹp gia công, phải thực hiện các phép đo chênh lệch của hai chuyển động góc này. Nếu phép đo chênh lệch được áp dụng, ni vô chuẩn phải được đặt trên bàn kẹp gia công, và bàn máy phải ở vị trí giữa của khoảng hành trình. Đặt ụ phay một cách đối xứng so với máy. Đối với các máy chỉ có duy nhất một ụ phay đơn, ụ phay phải được đặt ở một vị trí trung tâm. Tại mỗi vị trí phải khóa xà ngang lại. |
||
6.2. Bàn máy
|
Đối tượng |
G9 |
|
|
Kiểm độ phẳng của bề mặt bàn máy. |
||
|
Sơ đồ
|
||
|
Dung sai Đối với Y £ 3000 và X £ 1000 0,02 đối với chiều dài đo đến 1000 Đối với mỗi chiều dài tăng thêm 1000, cộng thêm 0,01 vào dung sai tương ứng trước Dung sai lớn nhất: 0,1 |
Sai lệch đo được |
|
|
Dụng cụ đo Nivô chính xác và giá đỡ với các điểm tiếp xúc cách nhau 500 mm hoặc dụng cụ quang học hoặc dụng cụ khác |
||
|
Quan sát và tham chiếu TCVN 7011-1:2007 (ISO 230-1:1996) 5.3.2.2, 5.3.2.3, 5.3.2.4 Bàn máy ở vị trí giữa hành trình (vị trí giữa). Đặt ni vô chính xác cùng với giá đỡ trên bề mặt bàn máy và di chuyển ni vô theo các phương O-X và O-Y đều bước tương ứng với chiều dài của giá đỡ (500 mm) theo phương liên quan, và ghi lại các giá trị đọc. Phương pháp kiểm G10 cũng có thể dùng được cho kiểm độ phẳng. |
||
|
Đối tượng |
G10 |
|
|
Kiểm độ song song của bề mặt bàn máy với a) Chuyển động của bàn máy (trục X); b) Chuyển động của ụ phay (trục Y). |
||
|
Sơ đồ
|
||
|
Dung sai Đối với a) và b) 0,020 đối với chiều dài đo đến 2000 Đối với mỗi chiều dài tăng thêm 1000, cộng thêm 0,005 vào dung sai tương ứng trước Dung sai lớn nhất: 0,05 |
Sai lệch đo được a) b) |
|
|
Dụng cụ đo Đồng hồ so có mặt số, thước kiểm thẳng và các căn mẫu |
||
|
Quan sát và tham chiếu TCVN 7011-1:2007 (ISO 230-1:1996) 5.4.2.2.2.1 và 5.4.2.2.2.2 Lắp đồng hồ so có mặt số vào trục chính phay hoặc ụ trục chính gần trục chính. Đầu dò của đồng hồ so có mặt số phải hướng vuông góc với bề mặt bàn máy và tiếp xúc trực tiếp với bề mặt bàn máy hoặc tiếp xúc với một căn mẫu được đặt trên bề mặt bàn máy. a) Xà ngang được khóa ở vị trí giữa độ cao. Ụ phay ở vị trí giữa hành trình. Di chuyển ngang bàn máy theo phương trục X và ghi lại chênh lệch lớn nhất của các giá trị đọc. Lặp lại phép kiểm ở hai vị trí khác của ụ phay, đối xứng với vị trí trước đó và ghi lại chênh lệch lớn nhất của các giá trị đọc theo cách tương tự. Giá trị lớn nhất của các chênh lệch lớn nhất này cho sai lệch độ song song. b) Xà ngang được khóa lại. Bàn máy ở vị trí giữa hành trình. Di chuyển ụ phay theo phương trục Y và ghi lại chênh lệch lớn nhất của các giá trị đọc. Lặp lại phép kiểm ở hai vị trí khác đối xứng với vị trí trước đó và ghi lại chênh lệch lớn nhất của các giá trị đọc theo cách tương tự. Giá trị lớn nhất của các chênh lệch lớn nhất này cho sai lệch độ song song. CHÚ THÍCH: Các giá trị dung sai ở trên được quy định theo giả thiết là gia công tinh được thực hiện sau khi lắp ghép. Nếu không phải trường hợp đó, các giá trị dung sai phải theo thỏa thuận giữa nhà cung cấp/nhà sản xuất và người sử dụng. |
||
|
Đối tượng |
G11 |
|
|
Kiểm độ song song của rãnh chữ T ở giữa hoặc rãnh chữ T chuẩn với chuyển động của bàn máy (trục X). |
||
|
Sơ đồ
|
||
|
Dung sai 0,03 đối với chiều dài đo đến 2000 Đối với mỗi chiều dài tăng thêm 1000, cộng thêm 0,01 vào dung sai tương ứng trước Dung sai lớn nhất: 0,1 Dung sai cục bộ: 0,02 cho chiều dài đo 1000 mm |
Sai lệch đo được |
|
|
Dụng cụ đo Đồng hồ so có mặt số, ke chữ thập |
||
|
Quan sát và tham chiếu TCVN 7011-1:2007 (ISO 230-1:1996) 5.4.2.2.2.1 Lắp đồng hồ so có mặt số vào một bộ phận cố định của máy. Đặt đầu dò của đồng hồ so tiếp xúc với mặt cần đo của rãnh chữ T chuẩn hoặc sử dụng một vật mẫu có hình dạng thích hợp. Di chuyển bàn máy và ghi lại thay đổi chỉ thị của đồng hồ so có mặt số. |
||
6.3. Trục chính phay
|
Đối tượng |
G12 |
|||||||
|
Kiểm độ đảo mặt côn trong của trục chính phay: a) Tại đầu mút trục chính; b) Tại vị trí cách đầu mút trục chính 300 mm. CHÚ THÍCH: Thực hiện các phép kiểm này cho từng trục chính phay của máy ở vị trí thẳng đứng hoặc nằm ngang. |
||||||||
|
Sơ đồ
|
||||||||
|
Dung sai
Trong đó D là đường kính ngoài của mặt mút trục chính. |
Sai lệch đo được D = ... a) b) |
|||||||
|
Dụng cụ đo Đồng hồ so có mặt số và trục kiểm |
||||||||
|
Quan sát và tham chiếu TCVN 7011-1:2007 (ISO 230-1:1996) 5.6.1.2.3 Lắp đồng hồ so có mặt số vào ụ phay và đưa trục kiểm vào trục chính. Đặt đầu dò đồng hồ so có mặt số gần nhất có thể tới vị trí a), quay trục chính và ghi lại số chỉ. Lặp lại thao tác tương tự tại vị trí b) tại khoảng cách 300 mm so với vị trí a). |
||||||||
|
Đối tượng |
G13 |
|||||||||||||
|
Kiểm trục chính phay: a) Độ đảo bề mặt ngoài; b) Độ đảo mặt mút trục chính (bao gồm cả độ trượt chiều trục có tính chu kỳ); c) Độ trượt chiều trục có tính chu kỳ. CHÚ THÍCH: Thực hiện các phép kiểm này cho từng trục chính phay của máy ở vị trí thẳng đứng hoặc nằm ngang. |
||||||||||||||
|
Sơ đồ
|
||||||||||||||
|
Dung sai
Trong đó D là đường kính ngoài của mặt mút trục chính. |
Sai lệch đo được D = … a) b) c) |
|||||||||||||
|
Dụng cụ đo Đồng hồ so có mặt số |
||||||||||||||
|
Quan sát và tham chiếu TCVN 7011-1:2007 (ISO 230-1:1996) Lắp giá đỡ đồng hồ so có mặt số và đồng hồ so có mặt số vào ụ phay hoặc vào bộ phận cố định của máy. a) 5.6.1.2.2 Đặt đầu dò đồng hồ so có mặt số vuông góc với đường sinh, quay trục chính phay và ghi lại số chỉ. b) 5.6.3.2 Đặt đầu dò đồng hồ so có mặt số gần nhất có thể với cạnh ngoài của bề mặt phẳng tại vị trí M, quay trục chính phay và ghi lại số chỉ. Lặp lại thao tác tương tự tại vị trí N sau khi di chuyển đồng hồ so. Xác định giá trị trung bình. c) 5.6.2 2.1 và 5 6.2.2.2 Chèn một bi thép vào tâm trục chính (bằng các dụng cụ phụ trợ nếu cần thiết). Định vị đầu dò đồng hồ so có mặt số để tiếp xúc với bi thép, quay trục chính và ghi lại số chỉ. Giá trị và chiều của lực tác dụng vào phải do nhà sản xuất/nhà cung cấp quy định. Nếu sử dụng các ổ trục được đặt tải hướng trục trước thì không cần tác dụng lực F. |
||||||||||||||
|
Đối tượng |
G14 |
|
|
Kiểm độ vuông góc giữa đường tâm quay của trục chính phay thẳng đứng và: a) Chuyển động theo trục X của bàn máy; b) Chuyển động theo trục Y của ụ trục chính. CHÚ THÍCH: Phép kiểm này cũng áp dụng được cho các ụ phay thẳng đứng phụ trên xà ngang. |
||
|
Sơ đồ
|
||
|
Dung sai 0,04/100 1) 1) Khoảng cách giữa hai điểm tiếp xúc đo |
Sai lệch đo được |
|
|
Dụng cụ đo Đồng hồ so có mặt số/cần giá đỡ và thước kiểm thẳng hoặc tấm kiểm |
||
|
Quan sát và tham chiếu TCVN 7011-1:2007 (ISO 230-1:1996) 5.5.1.2.3.2 a) Đặt một thước kiểm thẳng tại vị trí tâm bàn máy song song với chuyển động theo trục X của bàn máy trong mặt phẳng thẳng đứng. Bàn máy được khóa tại vị trí giữa hành trình. Xà ngang ở vị trí giữa độ cao và khóa lại, ụ phay ở vị trí giữa hành trình và khóa lại. Ống mang và dẫn hướng trục chính hoặc đầu trượt ở vị trí 1/3 hành trình tính từ ụ trục chính. Lắp cần giá đỡ cùng với đồng hồ so có mặt số vào trục chính phay và điều chỉnh đầu dò của đồng hồ so có mặt số chạm vào thước kiểm thẳng và ghi lại chỉ thị. Sau đó quay trục chính góc 180o và ghi lại chỉ thị mới. Tính độ chênh lệch giữa hai giá trị đọc rồi chia cho khoảng cách giữa hai điểm đo. b) Lặp lại phép đo trên với thước kiểm thẳng được chỉnh đặt song song với chuyển động theo trục Y. |
||
6.4. Ụ phay xoay
|
Đối tượng |
G15 |
|
|
Kiểm độ song song của đường tâm xoay của ụ phay với chuyển động bàn máy (trục X) khi ụ phay xoay. CHÚ THÍCH: Phép kiểm này cũng áp dụng được cho ụ phay xoay nằm ngang. |
|
|
|
Sơ đồ
|
||
|
Dung sai Với đồng hồ so có mặt số được đặt cách đường tâm xoay nghiêng ụ phay 500 mm 0,02 với a £ 10o 0,03 với 10o <>a £ 20o 0,04 với a > 20o |
Sai lệch đo được a = … |
|
|
Dụng cụ đo Ke vuông, tấm kiểm, các căn mẫu điều chỉnh được và đồng hồ so có mặt số |
||
|
Quan sát và tham chiếu TCVN 7011-1:2007 (ISO 230-1:1996) 5.4.2.2.2.2 Đặt một tấm kiểm lên bàn máy và điều chỉnh bề mặt trên của nó song song với cả hai chuyển động trục X và Y. Định vị trí của ke vuông phẳng trên tấm kiểm sao cho bề mặt thẳng đứng của nó song song với chuyển động trục Y. Xà ngang được cố định ở vị trí giữa độ cao, bàn trượt ụ phay được cố định ở vị trí giữa hành trình. Gắn đồng hồ so có mặt số vào ụ phay sao cho đầu dò của nó cách đường tâm xoay ụ phay 500 mm. Áp đầu dò của đồng hồ so vào mặt ke vuông phẳng theo phương trục X, quay ụ phay và ghi lại các giá trị đọc. |
||
6.5. Ụ phay nằm ngang (ụ phay bền)
|
Đối tượng |
G16 |
|
|
Kiểm độ vuông góc giữa chuyển động thẳng đứng của ụ phay bên (trục W) trên một trụ máy và a) Chuyển động của ụ phay thẳng đứng (trục Y); b) Chuyển động của bàn máy (trục X). |
||
|
Sơ đồ
|
||
|
Dung sai Đối với a) và b) 0,03 cho chiều dài đo 500 |
Sai lệch đo được a) b) |
|
|
Dụng cụ đo Ke vuông dạng trụ, tấm kiểm, các căn mẫu điều chỉnh được và đồng hồ so có mặt số |
||
|
Quan sát và tham chiếu TCVN 7011-1:2007 (ISO 230-1:1996) 5.5.2.2.4 Đặt một tấm kiểm lên bàn máy và điều chỉnh bề mặt trên của nó song song với cả hai chuyển động trục X và Y. Định vị trí của ke vuông dạng trụ trên tấm kiểm. Gắn đồng hồ so có mặt số/giá đỡ vào ụ phay A. a) Áp đầu dò của đồng hồ so vào ke vuông dạng trụ theo phương trục Y, sau đó di chuyển ụ phay A đi qua chiều dài đo a1a2 và ghi lại độ chênh lệch lớn nhất của các giá trị đọc của đồng hồ so. Để cho các phép đo chính xác hơn, quay ke vuông đi góc 180o và lặp lại kiểm tra theo cùng một thứ tự. Tính giá trị trung bình tại mỗi vị trí đo và ghi lại giá trị độ chênh lệch lớn nhất. b) Tiếp đó kiểm theo phương trục X đi qua chiều dài đo b1b2. |
||
|
Đối tượng |
G17 |
|
|
Kiểm độ song song của đường tâm trục chính phay nằm ngang với chuyển động ngang của ụ phay thẳng đứng (trục Y) a) Trong mặt phẳng thẳng đứng YZ; b) Trong mặt phẳng nằm ngang XY. (Chỉ áp dụng thích hợp cho ụ phay có một đường tâm trục chính nằm ngang. Phép kiểm này không áp dụng cho các ụ phay có kết cấu dời chuyển được). |
||
|
Sơ đồ
|
||
|
Dung sai Đối với a) và b) 0,03 cho chiều dài đo 300 |
Sai lệch đo được a) b) |
|
|
Dụng cụ đo Trục kiểm và đồng hồ so có mặt số |
||
|
Quan sát và tham chiếu TCVN 7011-1:2007 (ISO 230-1:1996) 5.4.2.2.3 Ụ phay nằm ngang được khóa ở vị trí thấp. Xà ngang được khóa ở vị trí giữa. Gắn đồng hồ so có mặt số vào ụ phay thẳng đứng và điều chỉnh đầu dò của đồng hồ so tiếp xúc với trục kiểm được lắp trên trục chính phay nằm ngang, a) theo phương thẳng đứng, b) theo phương nằm ngang, tại vị trí gần nhất có thể với đầu mút trục chính. Di chuyển ụ phay thẳng đứng cho chiều dài đo và ghi lại các chỉ thị. Ghi lại độ chênh lệch lớn nhất các giá trị đọc của đồng hồ so. Phải thực hiện các phép kiểm tại vị trí trung bình của sự quay trục chính cho cả a) và b). |
||
|
Đối tượng |
G18 |
|
|
Kiểm độ vuông góc giữa đường tâm quay của trục chính phay nằm ngang và chuyển động của bàn máy (trục X). (Chỉ áp dụng thích hợp cho ụ phay có một đường tâm trục chính nằm ngang. Phép kiểm này không áp dụng cho các ụ phay có kết cấu dời chuyển được). |
||
|
Sơ đồ
|
||
|
Dung sai 0,04/1000 1) 1) Khoảng cách giữa hai điểm tiếp xúc đo |
Sai lệch đo được |
|
|
Dụng cụ đo Thước kiểm thẳng, đồng hồ so có mặt số và cần giá đỡ |
||
|
Quan sát và tham chiếu TCVN 7011-1:2007 (ISO 230-1:1996) 5.5.1.2.3.2 Đặt một thước kiểm thẳng nằm ngang tại vị trí tâm bàn máy song song với chuyển động theo trục X của bàn máy. Bàn máy được khóa tại vị trí giữa hành trình. Ụ phay nằm ngang được khóa ở vị trí thấp. Lắp cần giá đỡ cùng với đồng hồ so có mặt số vào trục chính phay nằm ngang và điều chỉnh đầu dò của đồng hồ so chạm vào thước kiểm thẳng và ghi lại chỉ thị. Sau đó quay trục chính góc 180o. Ghi lại chỉ thị mới và tính độ chênh lệch giữa hai giá trị đọc. |
||
7. Kiểm gia công
7.1. Độ phẳng của mẫu kiểm thực hiện bởi phay phẳng
|
Nội dung kiểm |
M1 |
|||||
|
a) Phay phẳng mặt B thực hiện bởi ăn dao tự động của bàn máy dọc theo trục X. b) Phay bốn mẫu kiểm đối với các bàn máy có chiều dài đến 2000 mm. Đối với bàn máy có chiều dài lớn hơn 2000 mm, có thể thỏa thuận để bố trí sáu (hoặc tám) mẫu kiểm như thể hiện trên sơ đồ. (Phép kiểm được thực hiện trong trường hợp thiếu bất kỳ yêu cầu đặc biệt nào khác, ví dụ như chế tạo một bộ phận đặc biệt theo yêu cầu của người sử dụng) |
||||||
|
Sơ đồ
b1 = h1 = 150 mm b2 = h2 = 110 mm |
l1 là chiều dài của bàn máy; l2 là khoảng cách giữa các mặt biên của các mẫu kiểm được đặt theo thứ tự liên tiếp; l1 - l2 = 600 mm |
|||||
|
Phép kiểm |
Kiểm áp dụng |
Dung sai |
Dụng cụ đo |
Quan sát và tham chiếu TCVN 7011-1:2007 (ISO 230-1:1996) |
||
|
a) |
Độ phẳng của mặt B của từng mẫu kiểm |
0,02 |
Thước kiểm thẳng và các căn mẫu hoặc đồng hồ so có mặt số và tấm kiểm, panme |
3.1, 3.2.2, 4.1, 4.2, 5.3.2.1 và 5.4.1.2.2 Trước khi bắt đầu phép kiểm: - đảm bảo rằng mặt A là phẳng; - định hướng (các) khối song song với chuyển động của bàn máy (trục X); - với dao phay được lắp trên trục chính phay, các dung sai được khuyến nghị như sau: 1) độ đảo £ 0,02 2) độ đảo mặt đầu £ 0,03 |
||
|
b) |
Chiều cao h1 của các khối phải là hằng số |
Cho một mẫu kiểm hoặc cho I2 £ 2000 0,03 2000 <>I2 £ 5000 0,05 5000 I2 £ 10000 0,08 |
||||
|
Điều kiện kiểm Việc gia công cắt gọt phải được thực hiện với một dao phay ngón hoặc dao có gắn mảnh cắt được lắp trên trục chính phay thẳng đứng. Tất cả các điều kiện kiểm khác (chất lượng và kích thước của dụng cụ cắt, tốc độ cắt và lượng chạy dao của dụng cụ, vật liệu mẫu kiểm) phải do nhà sản xuất/nhà cung cấp quy định. Tất cả các mẫu kiểm phải có cùng độ cứng. |
||||||
7.2. Phay các mặt bên
|
Đối tượng |
M2 |
|||
|
Phay một trong các mặt bên của hai hoặc ba mẫu kiểm đặt trên bán máy dọc theo trục X. Một mặt vuông góc với mặt B có thể được gia công với dụng cụ cắt (ụ phay) được dẫn hướng theo trụ máy phải hoặc trái. (Phép kiểm được thực hiện nếu máy được lắp các trục chính yêu cầu) (Phép kiểm được thực hiện trong trường hợp thiếu bất kỳ yêu cầu đặc biệt nào khác, ví dụ như chế tạo một bộ phận đặc biệt theo yêu cầu của người sử dụng) |
||||
|
Sơ đồ
Mẫu kiểm tương tự như cho M1 |
||||
|
Kiểm áp dụng |
Dung sai |
Dụng cụ đo |
Quan sát và tham chiếu TCVN 7011-1:2007 (ISO 230-1:1996) |
|
|
Độ vuông góc của mặt bên C và mặt B |
0,02/300 |
Ni vô chính xác |
3.1, 3.2.2, 4.1, 4.2, 5.3.2.1 và 5.5.1.2.2 Định hướng (các) khối song song với chuyển động theo trục X của bàn máy. |
|
|
Điều kiện kiểm Việc gia công cắt gọt phải được thực hiện với một dao phay ngón hoặc dao có gắn mảnh cắt được lắp trên trục chính phay nằm ngang. Tất cả các điều kiện kiểm khác (chất lượng và kích thước của dụng cụ cắt, tốc độ cắt và lượng chạy dao của dụng cụ, vật liệu mẫu kiểm) phải do nhà sản xuất/nhà cung cấp quy định. Tất cả các mẫu kiểm phải có cùng độ cứng. |
||||
8. Độ chính xác và khả năng lặp lại định vị của các trục điều khiển số
8.1. Các trục tịnh tiến
|
Đối tượng |
P1 |
|||||
|
Kiểm độ chính xác và khả năng lặp lại định vị của chuyển động của bàn máy (trục X) bằng điều khiển số. |
||||||
|
Sơ đồ
|
||||||
|
Dung sai |
|
Sai lệch đo được |
||||
|
|
Chiều dài đo |
|
||||
|
£ 500 |
£ 1000 |
£ 2000 |
||||
|
Các trục đến 2000 mm |
||||||
|
Độ chính xác định vị theo hai chiều |
A |
0,020 |
0,025 |
0,032 |
|
|
|
Khả năng lặp lại định vị theo một chiều |
R hoặc R¯ |
0,008 |
0,010 |
0,013 |
|
|
|
Giá trị đảo chiều của trục |
B |
0,010 |
0,013 |
0,016 |
|
|
|
Sai lệch định vị hệ thống theo hai chiều |
E |
0,016 |
0,020 |
0,025 |
|
|
|
Phạm vi của sai lệch định vị trung bình theo hai chiều của trục |
M |
0,010 |
0,013 |
0,016 |
|
|
|
Các trục lớn hơn 2000 mm |
||||||
|
Sai lệch định vị hệ thống theo hai chiều |
E |
0,025 + 0,005 cho mỗi lượng chiều dài tăng thêm 1000 |
|
|||
|
Phạm vi của sai lệch định vị trung bình theo hai chiều của trục |
M |
0,016 + 0,003 cho mỗi lượng chiều dài tăng thêm 1000 |
|
|||
|
Giá trị đảo chiều của trục |
B |
0,016 + 0,003 cho mỗi lượng chiều dài tăng thêm 1000 |
|
|||
|
Dụng cụ đo Thang đo chiều dài hoặc thiết bị đo laze |
||||||
|
Quan sát và tham chiếu TCVN 7011-2 (ISO 230-2) Phép đo tương đối giữa vị trí dụng cụ cắt và vị trí chi tiết gia công được mong đợi. Nếu sử dụng một thang đo chiều dài, nó phải được chỉnh đặt trên bàn máy song song với trục X, bộ đọc thang đo ở đúng vị trí dụng cụ cắt. Nếu sử dụng thiết bị laze, gương phản xạ phải được chỉnh đặt trên bàn máy và giao thoa kế ở đúng vị trí dụng cụ cắt. Liên quan đến các điều kiện kiểm, chương trình kiểm và trình bày kết quả, phải tham chiếu theo các Điều 3, 4 và 7 của TCVN 7011-2:2007 (ISO 230-2:1997). |
||||||
|
Đối tượng |
P2 |
|||||
|
Kiểm độ chính xác và khả năng lặp lại định vị của chuyển động theo trục Y của bàn trượt ụ phay thẳng đứng. |
||||||
|
Sơ đồ
|
||||||
|
Dung sai |
|
Sai lệch đo được |
||||
|
|
Chiều dài đo |
|
||||
|
£ 500 |
£ 1000 |
£ 2000 |
||||
|
Các trục đến 2000 mm |
||||||
|
Độ chính xác định vị theo hai chiều |
A |
0,020 |
0,025 |
0,032 |
|
|
|
Khả năng lặp lại định vị theo một chiều |
R hoặc R¯ |
0,008 |
0,010 |
0,013 |
|
|
|
Giá trị đảo chiều của trục |
B |
0,010 |
0,013 |
0,016 |
|
|
|
Sai lệch định vị hệ thống theo hai chiều |
E |
0,016 |
0,020 |
0,025 |
|
|
|
Phạm vi của sai lệch định vị trung bình theo hai chiều của trục |
M |
0,010 |
0,013 |
0,016 |
|
|
|
Các trục lớn hơn 2000 mm |
||||||
|
Sai lệch định vị hệ thống theo hai chiều |
E |
0,025 + 0,005 cho mỗi lượng chiều dài tăng thêm 1000 |
|
|||
|
Phạm vi của sai lệch định vị trung bình theo hai chiều của trục |
M |
0,016 + 0,003 cho mỗi lượng chiều dài tăng thêm 1000 |
|
|||
|
Giá trị đảo chiều của trục |
B |
0,016 + 0,003 cho mỗi lượng chiều dài tăng thêm 1000 |
|
|||
|
Dụng cụ đo Thang đo chiều dài hoặc thiết bị đo laze |
||||||
|
Quan sát và tham chiếu TCVN 7011-2 (ISO 230-2) Phép đo tương đối giữa vị trí dụng cụ cắt và vị trí chi tiết gia công được mong đợi. Nếu sử dụng một thang đo chiều dài, nó phải được chỉnh đặt trên bàn máy song song với trục Y, bộ đọc thang đo ở đúng vị trí dụng cụ cắt. Nếu sử dụng thiết bị laze, gương phản xạ phải được chỉnh đặt ở vị trí dụng cụ cắt và giao thoa kế ở trên bàn máy hoặc trên phần kéo dài của bàn máy. Liên quan đến các điều kiện kiểm, chương trình kiểm và trình bày kết quả, phải tham chiếu theo các Điều 3, 4 và 7 của TCVN 7011-2:2007 (ISO 230-2:1997). |
||||||
|
Đối tượng |
P3 |
||||
|
Kiểm độ chính xác và khả năng lặp lại định vị của chuyển động theo trục Z của ụ phay thẳng đứng hoặc ống mang và dẫn hướng trục chính. |
|||||
|
Sơ đồ
|
|||||
|
Dung sai |
|
Sai lệch đo được |
|||
|
|
Chiều dài đo |
|
|||
|
£ 500 |
£ 1000 |
||||
|
Các trục đến 2000 mm |
|||||
|
Độ chính xác định vị theo hai chiều |
A |
0,020 |
0,025 |
|
|
|
Khả năng lặp lại định vị theo một chiều |
R hoặc R¯ |
0,008 |
0,010 |
|
|
|
Giá trị đảo chiều của trục |
B |
0,010 |
0,013 |
|
|
|
Sai lệch định vị hệ thống theo hai chiều |
E |
0,016 |
0,020 |
|
|
|
Phạm vi của sai lệch định vị trung bình theo hai chiều của trục |
M |
0,010 |
0,013 |
|
|
|
Dụng cụ đo Thang đo chiều dài hoặc thiết bị đo laze |
|||||
|
Quan sát và tham chiếu TCVN 7011-2 (ISO 230-2) Phép đo tương đối giữa vị trí dụng cụ cắt và vị trí chi tiết gia công được mong đợi. Nếu sử dụng một thang đo chiều dài, nó phải được chỉnh đặt trên bàn máy song song với trục Z, bộ đọc thang đo ở đúng vị trí dụng cụ cắt. Nếu sử dụng thiết bị laze, gương phản xạ phải được chỉnh đặt ở vị trí dụng cụ cắt và giao thoa kế ở trên bàn máy. Liên quan đến các điều kiện kiểm, chương trình kiểm và trình bày kết quả, phải tham chiếu theo các Điều 3, 4 và 7 của TCVN 7011-2:2007 (ISO 230-2:1997). |
|||||
|
Đối tượng |
P4 |
|||||
|
Kiểm độ chính xác và khả năng lặp lại định vị của chuyển động theo trục W của ụ phay nằm ngang. |
||||||
|
Sơ đồ
|
||||||
|
Dung sai |
|
Sai lệch đo được |
||||
|
|
Chiều dài đo |
|
||||
|
£ 500 |
£ 1000 |
£ 2000 |
||||
|
Các trục đến 2000 mm |
||||||
|
Độ chính xác định vị theo hai chiều |
A |
0,020 |
0,025 |
0,032 |
|
|
|
Khả năng lặp lại định vị theo một chiều |
R hoặc R¯ |
0,008 |
0,010 |
0,013 |
|
|
|
Giá trị đảo chiều của trục |
B |
0,010 |
0,013 |
0,016 |
|
|
|
Sai lệch định vị hệ thống theo hai chiều |
E |
0,016 |
0,020 |
0,025 |
|
|
|
Phạm vi của sai lệch định vị trung bình theo hai chiều của trục |
M |
0,010 |
0,013 |
0,016 |
|
|
|
Các trục lớn hơn 2000 mm |
||||||
|
Sai lệch định vị hệ thống theo hai chiều |
E |
0,025 + 0,005 cho mỗi lượng chiều dài tăng thêm 1000 |
|
|||
|
Phạm vi của sai lệch định vị trung bình theo hai chiều của trục |
M |
0,016 + 0,003 cho mỗi lượng chiều dài tăng thêm 1000 |
|
|||
|
Giá trị đảo chiều của trục |
B |
0,016 + 0,003 cho mỗi lượng chiều dài tăng thêm 1000 |
|
|||
|
Dụng cụ đo Thang đo chiều dài hoặc thiết bị đo laze |
||||||
|
Quan sát và tham chiếu TCVN 7011-2 (ISO 230-2) Phép đo tương đối giữa vị trí dụng cụ cắt và vị trí chi tiết gia công được mong đợi. Nếu sử dụng một thang đo chiều dài, nó phải được chỉnh đặt trên bàn máy song song với trục 2, bộ đọc thang đo ở đúng vị trí dụng cụ cắt. Nếu sử dụng thiết bị laze, gương phản xạ phải được chỉnh đặt ở vị trí dụng cụ cắt và giao thoa kế ở trên bàn máy. Liên quan đến các điều kiện kiểm, chương trình kiểm và trình bày kết quả, phải tham chiếu theo các Điều 3, 4 và 7 của TCVN 7011-2:2007 (ISO 230-2:1997). |
||||||
|
Đối tượng |
P5 |
||||
|
Kiểm độ chính xác và khả năng lặp lại định vị của chuyển động theo trục V của ụ phay nằm ngang hoặc ống mang và dẫn hướng trục chính. |
|||||
|
Sơ đồ
|
|||||
|
Dung sai |
|
Sai lệch đo được |
|||
|
|
Chiều dài đo |
|
|||
|
£ 500 |
£ 1000 |
||||
|
Các trục đến 2000 mm |
|||||
|
Độ chính xác định vị theo hai chiều |
A |
0,020 |
0,025 |
|
|
|
Khả năng lặp lại định vị theo một chiều |
R hoặc R¯ |
0,008 |
0,010 |
|
|
|
Giá trị đảo chiều của trục |
B |
0,010 |
0,013 |
|
|
|
Sai lệch định vị hệ thống theo hai chiều |
E |
0,016 |
0,020 |
|
|
|
Phạm vi của sai lệch định vị trung bình theo hai chiều của trục |
M |
0,010 |
0,013 |
|
|
|
Dụng cụ đo Thang đo chiều dài hoặc thiết bị đo laze |
|||||
|
Quan sát và tham chiếu TCVN 7011-2 (ISO 230-2) Phép đo tương đối giữa vị trí dụng cụ cắt và vị trí chi tiết gia công được mong đợi. Nếu sử dụng một thang đo chiều dài, nó phải được chỉnh đặt trên bàn máy song song với trục Y, bộ đọc thang đo ở đúng vị trí dụng cụ cắt. Nếu sử dụng thiết bị laze, gương phản xạ phải được chỉnh đặt ở vị trí dụng cụ cắt và giao thoa kế ở trên bàn máy. Liên quan đến các điều kiện kiểm, chương trình kiểm và trình bày kết quả, phải tham chiếu theo các Điều 3, 4 và 7 của TCVN 7011-2:2007 (ISO 230-2:1997). |
|||||
|
Đối tượng |
P6 |
|||||
|
Kiểm độ chính xác và khả năng lặp lại định vị của chuyển động theo trục R của xà ngang khi được điều khiển số.. |
||||||
|
Sơ đồ
|
||||||
|
Dung sai |
|
Sai lệch đo được |
||||
|
|
Chiều dài đo |
|
||||
|
£ 500 |
£ 1000 |
£ 2000 |
||||
|
Các trục đến 2000 mm |
||||||
|
Độ chính xác định vị theo hai chiều |
A |
0,020 |
0,025 |
0,032 |
|
|
|
Khả năng lặp lại định vị theo một chiều |
R hoặc R¯ |
0,008 |
0,010 |
0,013 |
|
|
|
Giá trị đảo chiều của trục |
B |
0,010 |
0,013 |
0,016 |
|
|
|
Sai lệch định vị hệ thống theo hai chiều |
E |
0,016 |
0,020 |
0,025 |
|
|
|
Phạm vi của sai lệch định vị trung bình theo hai chiều của trục |
M |
0,010 |
0,013 |
0,016 |
|
|
|
Các trục lớn hơn 2000 mm |
||||||
|
Sai lệch định vị hệ thống theo hai chiều |
E |
0,025 + 0,005 cho mỗi lượng chiều dài tăng thêm 1000 |
|
|||
|
Phạm vi của sai lệch định vị trung bình theo hai chiều của trục |
M |
0,016 + 0,003 cho mỗi lượng chiều dài tăng thêm 1000 |
|
|||
|
Giá trị đảo chiều của trục |
B |
0,016 + 0,003 cho mỗi lượng chiều dài tăng thêm 1000 |
|
|||
|
Dụng cụ đo Thang đo chiều dài hoặc thiết bị đo laze |
||||||
|
Quan sát và tham chiếu TCVN 7011-2 (ISO 230-2) Phép đo tương đối giữa vị trí dụng cụ cắt và vị trí chi tiết gia công được mong đợi. Nếu sử dụng một thang đo chiều dài, nó phải được chỉnh đặt trên bàn máy song song với trục Z, bộ đọc thang đo ở đúng vị trí dụng cụ cắt. Nếu sử dụng thiết bị laze, gương phản xạ phải được chỉnh đặt ở vị trí dụng cụ cắt và giao thoa kế ở trên bàn máy. Liên quan đến các điều kiện kiểm, chương trình kiểm và trình bày kết quả, phải tham chiếu theo các Điều 3, 4 và 7 của TCVN 7011-2:2007 (ISO 230-2:1997). |
||||||
8.2. Các trục quay
|
Đối tượng |
P7 |
||||
|
Kiểm độ chính xác và khả năng lặp lại định vị của trục A của ụ phay thẳng đứng. |
|||||
|
Sơ đồ
|
|||||
|
Dung sai (tính bằng giấy cung) |
|
Sai lệch đo được |
|||
|
Hành trình đo |
|
||||
|
£ 90o |
£ 180o |
||||
|
Độ chính xác theo hai chiều |
A |
12 |
16 |
|
|
|
Khả năng lặp lại định vị theo một chiều |
R hoặc R¯ |
5 |
6 |
|
|
|
Sai lệch định vị hệ thống theo hai chiều |
E |
10 |
13 |
|
|
|
Giá trị đảo chiều của trục |
B |
6 |
8 |
|
|
|
Dụng cụ đo Đa giác với ống tự chuẩn trực hoặc bàn phân độ chính với gương và ống tự chuẩn trực hoặc bàn phân độ chính với giao thoa kế góc |
|||||
|
Quan sát và tham chiếu TCVN 7011-2 (ISO 230-2) Nếu sử dụng một bàn phân độ chính, chỉnh đặt nó trên ụ nghiêng sao cho trục quay của nó song song và gần với trục quay của ụ. Quay ụ theo một góc phân độ được và sau đó quay bàn phân độ ngược lại sao cho gương trở lại vị trí ban đầu và kiểm sai lệch góc. Liên quan đến các điều kiện kiểm, chương trình kiểm và trình bày kết quả, phải tham chiếu theo các Điều 3, 4 và 7 của TCVN 7011-2:2007 (ISO 230-2:1997). |
|||||
Phụ lục A
(Tham khảo)
Thuật ngữ tương đương bằng tiếng Đức và tiếng Ý
(xem 4.1)
|
Số tham chiếu |
Tiếng Đức |
Tiếng Ý |
|
1 |
Bett |
Banco |
|
2 |
Fuhrungsbahn, Bett |
Guida del banco |
|
3 |
Tisch |
Tavola (superficle di fissaggio) |
|
4 |
Ständer, links |
Montante sinistro |
|
5 |
Ständer, rechts |
Montante destro |
|
6 |
Fuhrungsbahn, Ständer rechts und links |
Guida del montanti |
|
7 |
Querbalken (beweglich, fest) |
Traversa mobile (o tissa) |
|
8 |
Frässpindelstock, senkrecht |
Teste a fresare verticale |
|
9 |
Frässpindelstock, waaqerecht |
Teste a fresare orizzontale |
|
10 |
Traverse |
Traversa fissa |
|
11 |
Unterschlitten |
Slitta orizzontale |
|
12 |
Traghülse (Pinole) |
Cannotto |
|
13 |
Werkzeuq (Fräser) |
Utensile (fresa) |
|
14 |
Richtnut |
Scanalatura di riferimento |
THƯ MỤC TÀI LIỆU THAM KHẢO
[1] ISO 841:2001 Industrial automation systems and integration - Numerical control of machines - Coordinate system and motion nomenclature (Hệ thống tự động công nghiệp và tích hợp - Điều khiển số của máy - Hệ thống tọa độ và danh mục các chuyển động)
[2] TCVN 11187-2:2015 (ISO 8636-2:2007) Điều kiện kiểm máy phay kiểu cầu - Kiểm độ chính xác - Phần 2: Máy kiểu cầu di động được (kiểu khung cổng)