TIÊU CHUẨN NHÀ NƯỚC
TCVN 2161 – 77
TRỤC CỦA RƠ MOÓC VÀ NỬA RƠ MOÓC Ô TÔ - KIỂU, THÔNG SỐ VÀ KÍCH THƯỚC CƠ BẢN
Automobile trailers and semi – trailers - Types and basic dimensions
Tiêu chuẩn này áp dụng cho trục không quay đặt trên rơ moóc và nửa rơ moóc thông dụng.
Tiêu chuẩn này không áp dụng đối với trục rơ moóc chuyên dùng.
1. KIỂU
1.1 Trục rơ moóc và nửa rơ móc của ô tô cần phải chế tạo theo các kiểu sau:
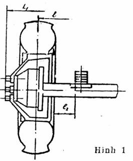
A- Trục với bánh xe đơn (hình 1)
B – Trục với các bánh xe kép (hình 2)
2. THÔNG SỐ VÀ KÍCH THƯỚC CƠ BẢN
2.1 Thông số và kích thước cơ bản của trục cần phải phù hợp với chỉ dẫn trên hình 1, 2 và trong bảng.


Hình 2
Chú thích . Kích thước l2 được đo từ nhíp đến chi tiết chắn phanh, nếu chi tiết chắn phanh gần nhíp hơn lốp.
Kích thước, mm
|
Ký hiệu cỡ kích thước |
Tải trọng được truyền từ trục qua lốp lên mặt lực, không lớn hơn |
l |
l1 |
l2 không lớn hơn |
Vít cấy cho bánh đĩa |
|
|
Sai lệch giới hạn ± 5 |
Số lượng |
Đường kính vị trí |
||||
|
A1 |
1,0 |
1440 |
1800 |
30 |
5 |
139,70 |
|
A3 |
3,0 |
1700 |
35 |
6 |
222,25 |
|
|
A4 |
4,0 |
1800 |
8 |
275,00 |
||
|
B4 |
- |
6 |
222,25 |
|||
|
A6 |
6,0 |
1970 |
- |
45 |
10 |
335,00 |
|
B6 |
- |
1850 |
8 |
275,00 |
||
|
B10 |
10,0 |
1860 |
10 |
335,00 |
||
2.2 Kích thước L1 và L2 phải không được lớn hơn chiều rộng choán chỗ của ô tô.
2.3 Sai lệch giới hạn đường kính của vòng tròn tạo bởi vị trí của các vít sấy và kích thước lắp ghép của may ơ đối với bánh đĩa phù hợp với bản chế vẽ tạo đã được xét duyệt theo thủ tục quy định.
2.4 Kích thước lắp ghép của may ơ đối với bánh không phải dạng đĩa phải phù hợp với bản vẽ chế tạo.
Ví dụ : ký hiệu quy ước trục kiểu A với tải trọng 1 tấn lực.
Trục A1 TCVN 2161 – 77
Hay trục kiểu B với tải trọng 6 tấn lực
Trục B6 TCVN 2161 – 77