TIÊU CHUẨN QUỐC GIA
TCVN 7447-7-717:2011
IEC 60364-7-717:2009
HỆ THỐNG LẮP ĐẶT ĐIỆN HẠ ÁP - PHẦN 7-717: YÊU CẦU ĐỐI VỚI HỆ THỐNG LẮP ĐẶT ĐẶC BIỆT HOẶC KHU VỰC ĐẶC BIỆT - CÁC KHỐI DI ĐỘNG HOẶC VẬN CHUYỂN ĐƯỢC
Electrical installations of buildings - Part 7-717: Requirements for special installations or locations - Mobile or transportable units
Lời nói đầu
TCVN 7447-7-717:2011 hoàn toàn tương đương với IEC 60364-7-717:2009;
TCVN 7447-7-717:2011 do Ban kỹ thuật tiêu chuẩn quốc gia TCVN/TC/E1 Máy điện và khí cụ điện biên soạn, Tổng cục Tiêu chuẩn Đo lường Chất lượng đề nghị, Bộ Khoa học và Công nghệ công bố.
Lời giới thiệu
Các yêu cầu qui định trong tiêu chuẩn này bổ sung, sửa đổi hoặc thay thế một số yêu cầu chung trong các tiêu chuẩn từ Phần 1 đến Phần 6 của bộ tiêu chuẩn TCVN 7447 (IEC 60364).
Trong tiêu chuẩn này, số điều theo sau chữ số 717 đề cập đến các phần hoặc điều tương ứng trong các tiêu chuẩn từ Phần 1 đến Phần 6 của bộ tiêu chuẩn TCVN 7447 (IEC 60364). Do đó, số điều không nhất thiết phải liên tục.
Khi không viện dẫn đến phần hoặc điều cụ thể nào thì có nghĩa là áp dụng các yêu cầu chung trong các tiêu chuẩn từ Phần 1 đến Phần 6 của bộ tiêu chuẩn TCVN 7447 (IEC 60364).
HỆ THỐNG LẮP ĐẶT ĐIỆN HẠ ÁP - PHẦN 7-717: YÊU CẦU ĐỐI VỚI HỆ THỐNG LẮP ĐẶT ĐẶC BIỆT HOẶC KHU VỰC ĐẶC BIỆT - CÁC KHỐI DI ĐỘNG HOẶC VẬN CHUYỂN ĐƯỢC
Electrical installations of buildings - Part 7-717: Requirements for special installations or locations - Mobile or transportable units
717. Các khối di động hoặc vận chuyển được
717.1. Phạm vi áp dụng
Tiêu chuẩn này quy định các yêu cầu cụ thể cho các khối di động hoặc vận chuyển được.
Trong tiêu chuẩn này, thuật ngữ "khối" là một phương tiện vận tải và/hoặc kết cấu di động hoặc vận chuyển được mà trong đó có chứa toàn bộ hoặc một phần của hệ thống lắp đặt điện.
Các khối là loại di động hoặc là loại vận chuyển được.
Ví dụ về các khối này là các khối dùng cho truyền hình, quảng bá, dịch vụ y tế, quảng cáo, chữa cháy, sử dụng công nghệ thông tin chuyên dụng, các khối dùng để cứu nạn, khối cấp phát thực phẩm và tương tự.
Các yêu cầu của tiêu chuẩn này cũng áp dụng trong trường hợp hai hoặc nhiều khối được nối với nhau để tạo thành một hệ thống lắp đặt điện (xem 717.551.6 và 717.551.7).
Các yêu cầu này không áp dụng cho:
- mạch điện và thiết bị điện dùng cho ôtô,
- tổ máy phát điện,
- các khối được đề cập trong các Phần 7 khác (ví dụ nhà di động hoặc ôtô nhà di động),
- du thuyền (xem IEC 60092-507),
- máy móc di động theo IEC 60204-1,
- thiết bị kéo của các phương tiện vận tải chạy bằng điện,
- nhà, văn phòng di động hoặc vận chuyển được và các khối tương tự để mở rộng sử dụng trong cùng một khu vực (xem các qui tắc chung của TCVN 7447 (IEC 60364)).
Nếu thuộc đối tượng áp dụng, cần xem xét các yêu cầu bổ sung trong các Phần 7 khác, ví dụ đối với khu vực có vòi hoa sen, khu vực y tế, v.v…
717.2. Tài liệu viện dẫn
Các tài liệu viện dẫn dưới đây là cần thiết để áp dụng tiêu chuẩn này. Đối với các tài liệu có ghi năm công bố, chỉ áp dụng các bản được nêu. Đối với các tài liệu không ghi năm công bố, áp dụng bản mới nhất (kể cả các sửa đổi).
TCVN 7447-4-41:2010 (IEC 60364-4-41:2005), Hệ thống lắp đặt điện hạ áp - Phần 4-41: Bảo vệ an toàn - Bảo vệ chống điện giật
TCVN 7447-5-55 (IEC 60364-5-55), Hệ thống lắp đặt điện của các tòa nhà - Phần 5-55: Lựa chọn và lắp đặt thiết bị điện - Các thiết bị khác.
TCVN 6188-1 (IEC 60309-1), Ổ cắm và phích cắm dùng trong gia đình và các mục đích tương tự - Phần 1: Yêu cầu chung
TCVN 7417-23 (IEC 61386-23), Hệ thống ống dùng cho quản lý cáp - Phần 23: Yêu cầu cụ thể - Hệ thống ống mềm
IEC 60227-3:19931), Polyvinyl chloride insulated cables of rated voltages up to and including 450/750 V - Part 3: Non-sheathed cables for fixed wiring (Cáp cách điện bằng polivinyl clorua có điện áp danh định đến và bằng 450/750 V - Phần 3: Cáp không có vỏ bọc dùng để lắp đặt cố định)
IEC 60245-4, Rubber insulated cables - Rated voltages up to including 450/750 V - Part 4: Cords and flexible cables (Cáp cách điện bằng cao su - Điện áp danh định đến và bằng 450/750 V - Phần 4: Dây nguồn và cáp mềm)
IEC 60309-1, Plugs, socket-outlets and couples for industrial purposes - Part 1: General requirements (Ổ cắm, phích cắm và bộ nối dùng cho mục đích công nghiệp - Phần 1: Yêu cầu chung)
IEC 60309-2, Plugs, socket-outlets and couples for industrial purposes - Part 2: Dimensional interchangeability requirements for pin and contact-tube accessories (Ổ cắm, phích cắm và bộ nối dùng cho mục đích công nghiệp - Các yêu cầu tính lắp lẫn về kích thước đối với các chân và ống tiếp xúc)
IEC 60364-7 (tất cả các phần), Low-voltage electrical installations - Part 7: Requirements for special installations or locations (Hệ thống lắp đặt điện hạ áp - Phần 7: Yêu cầu đối với hệ thống lắp đặt đặc biệt hoặc các khu vực đặc biệt)
IEC 61084 (tất cả các phần), Cable trucking and ducting systems for electrical installations (Hệ thống máng cáp và ống cáp dùng cho hệ thống lắp đặt điện)
IEC 61140, Protection against electric shock - Common aspects for installation and equipment (Bảo vệ chống điện giật - Các vấn đề chung về hệ thống lắp đặt và thiết bị)
IEC 61386-21, Conduit systems for cable management - Part 21: Particular requirements - Rigid conduit system (Hệ thống ống dùng cho quản lý cáp - Phần 21: Yêu cầu cụ thể - Hệ thống ống cứng)
IEC 61386-22, Conduit systems for cable management - Part 22: Particular requirements - Pliable conduit system (Hệ thống ống dùng cho quản lý cáp - Phần 22: Yêu cầu cụ thể - Hệ thống ống uốn được)
717.30. Đánh giá các đặc tính chung
717.31. Mục đích nguồn cung cấp và kết cấu
717.312. Bố trí dây dẫn và nối đất hệ thống
717.312.2. Kiểu nối đất hệ thống
Bổ sung như sau:
CHÚ THÍCH: Ở những nơi có sử dụng các ký hiệu TN, TT hoặc IT trong tiêu chuẩn này, điều này chỉ có nghĩa là áp dụng các nguyên tắc bảo vệ của các hệ thống TN, TT hoặc IT. Nếu không có đầu nối đến điện cực đất thì việc nối đến vỏ ngoài dẫn điện hoặc đến liên kết bảo vệ của khối đó có thể là đủ.
717.312.2.1. Hệ thống TN
Bổ sung như sau:
Không cho phép sử dụng hệ thống TN-C bên trong bất kỳ khối nào.
717.313. Nguồn cung cấp
Bổ sung như sau:
Phải sử dụng một hoặc nhiều phương pháp dưới đây để cấp nguồn cho một khối:
a) nối với tổ máy phát điện hạ áp phù hợp với TCVN 7447-5-55 (IEC 60364-5-55) (xem Hình 717.1 và Hình 717.2);
b) nối với hệ thống lắp đặt điện cố định mà trong đó có các biện pháp bảo vệ hiệu quả (xem Hình 717.3);
c) nối qua phương tiện để có cách ly đơn giản với hệ thống lắp đặt điện cố định, phù hợp với IEC 61140 (xem Hình 717.4, Hình 717.5, Hình 717.6 và Hình 717.7);
d) nối với hệ thống lắp đặt điện cố định thông qua phương tiện cung cấp cách ly về điện (xem ví dụ trong Hình 717.8).
CHÚ THÍCH 1: Trong các trường hợp a), b) và c), có thể có điện cực đất.
CHÚ THÍCH 2: Trong trường hợp ở Hình 717.4, điện cực đất có thể cần thiết đối với các mục đích bảo vệ (xem 717.411.6.2b, gạch đầu dòng thứ hai).
CHÚ THÍCH 3: Cách ly đơn giản hoặc cách ly về điện là thích hợp, ví dụ, trong trường hợp sử dụng thiết bị công nghệ thông tin trong khối hoặc trong trường hợp cần phải giảm các ảnh hưởng về điện từ, hoặc nếu có thể xảy ra dòng điện rò cao (do sử dụng bộ biến tần), và/hoặc nếu nguồn cung cấp của khối lấy từ hệ thống nguồn cung cấp khác (như trong trường hợp có thiên tai).
Nguồn, phương tiện nối hoặc phương tiện cách ly có thể ở bên trong khối.
CHÚ THÍCH 4: Nếu có nguy cơ tiềm ẩn do việc di chuyển khối trong khi đang nối với hệ thống lắp đặt điện bên ngoài thì nên trang bị cho khối khóa liên động về điện, phương tiện cảnh báo, báo động hoặc các phương tiện tương đương khác để giảm thiểu rủi ro.
CHÚ THÍCH 5: Trong tiêu chuẩn này, bộ nghịch lưu hoặc bộ biến tần công suất được cấp điện bởi hệ thống điện hạ áp của phương tiện vận tải hoặc hệ thống dẫn động phụ của động cơ đốt trong cũng được coi là tổ máy phát điện hạ áp.
Bộ nghịch lưu hoặc bộ biến tần công suất tối thiểu phải có cách ly đơn giản trong trường hợp cả hệ thống một chiều và hệ thống xoay chiều đều được nối đất.
717.4. Bảo vệ an toàn
717.41. Bảo vệ chống điện giật
717.411. Biện pháp bảo vệ: tự động ngắt nguồn cung cấp
Bổ sung như sau:
a) Đối với nguồn cung cấp phù hợp với 717.313 a), chỉ cho phép hệ thống TN và hệ thống IT. Phải cung cấp bảo vệ bằng cách tự động ngắt nguồn cung cấp, và
- trong hệ thống TN, áp dụng 717.411.4.1;
- trong hệ thống IT, áp dụng 717.411.6.2.
b) Đối với nguồn cung cấp phù hợp với 717.313 b), biện pháp bảo vệ tự động ngắt nguồn cung cấp phải được cung cấp bởi thiết bị bảo vệ dòng dư, có dòng dư tác động danh định không lớn hơn 30 mA.
c) Trong tất cả các trường hợp từ a) đến d) của 717.313, thiết bị bất kỳ được lắp đặt giữa nguồn cung cấp và thiết bị bảo vệ tự động ngắt nguồn cung cấp bên trong khối, kể cả bản thân các thiết bị bảo vệ này phải được bảo vệ bằng cách sử dụng thiết bị cấp II hoặc bằng cách điện tương đương.
717.411.3. Yêu cầu đối với bảo vệ sự cố chạm đất
717.411.3.1. Nối đất bảo vệ và liên kết đẳng thế bảo vệ
717.411.3.1.2. Liên kết đẳng thế bảo vệ
Bổ sung như sau:
Bộ phận dẫn tiếp cận được của khối, như khung bệ, phải được nối đến đầu nối đất chính nằm bên trong khối thông qua dây liên kết bảo vệ.
Dây liên kết bảo vệ phải được bện bằng sợi mảnh.
CHÚ THÍCH: Loại 60227 IEC 02 phù hợp với TCVN 6610-3(IEC 60227-3) là thích hợp.
717.411.4. Hệ thống TN
717.411.4.1.
Bổ sung như sau:
Trong trường hợp sử dụng hệ thống TN bên trong khối có vỏ ngoài dẫn điện và được cấp nguồn theo 717.313 a) hoặc 717.313 c), vỏ ngoài này phải được nối với điểm trung tính hoặc, nếu không có sẵn điểm trung tính thì nối với dây pha (xem Hình 717.1, 717.2 và 717.6).
Đối với khối không có vỏ ngoài dẫn điện, bộ phận dẫn để trần của thiết bị nằm bên trong khối phải được nối với điểm trung tính bằng dây bảo vệ hoặc, nếu không có sẵn điểm trung tính thì nối với dây pha.
717.411.6. Hệ thống IT
717.411.6.2.
Bổ sung như sau:
Trong trường hợp sử dụng hệ thống IT bên trong khối có vỏ ngoài dẫn điện, việc nối bộ phận dẫn để trần của thiết bị với vỏ ngoài dẫn điện là cần thiết.
Đối với khối không có vỏ ngoài dẫn điện, các bộ phận dẫn để trần nằm bên trong phải được nối với nhau và nối với dây bảo vệ.
Hệ thống IT có thể được cung cấp bởi
a) một máy biến áp cách ly hoặc tổ máy phát điện hạ áp, có thiết bị giám sát cách điện hoặc hệ thống xác định vị trí hỏng cách điện, cả hai đều không có tự động ngắt nguồn cung cấp khi xảy ra chạm đất một điểm và không cần nối với hệ thống nối đất (xem Hình 717.7); phải tự động ngắt nguồn cung cấp ở chạm đất điểm thứ hai bằng thiết bị bảo vệ quá dòng theo 411.6.4.
b) máy biến áp cách ly có cách ly về điện, ví dụ máy biến áp phù hợp với TCVN 7447-4-41 (IEC 60364-4-41),
- chỉ trong trường hợp thiết bị giám sát cách điện được lắp đặt để tự động ngắt nguồn cung cấp khi xảy ra chạm đất một điểm giữa các bộ phận mang điện và khung bệ của khối (xem Hình 717.5), hoặc
- chỉ trong trường hợp thiết bị bảo vệ dòng dư và điện cực đất được lắp đặt để tự động cắt khi xảy ra sự cố trong máy biến áp có cách ly đơn giản (xem Hình 717.4). Mỗi thiết bị được sử dụng bên ngoài khối phải được bảo vệ bằng một thiết bị bảo vệ dòng dư riêng có dòng dư tác động danh định không lớn hơn 30 mA.
717.413. Biện pháp bảo vệ: cách ly về điện
Bổ sung như sau:
(Ví dụ xem Hình 717.8).
717.415. Bảo vệ bổ sung
717.415.1. Bảo vệ bổ sung: thiết bị bảo vệ dòng dư (RCD)
Bổ sung như sau:
Bảo vệ bổ sung bằng thiết bị bảo vệ dòng dư có dòng dư tác động danh định không lớn hơn 30 mA là cần thiết đối với tất cả các ổ cắm được thiết kế để cấp nguồn cho thiết bị sử dụng dòng nằm bên ngoài khối, ngoại trừ các ổ cắm được cấp điện từ mạch có bảo vệ bằng
- SELV, hoặc
- PELV, hoặc
- cách ly về điện.
717.43. Bảo vệ chống quá dòng
717.431. Yêu cầu theo bản chất của mạch điện
717.431.1. Bảo vệ dây pha
Bổ sung như sau:
Nếu nguồn cung cấp phù hợp với 717.313 a) hoặc 717.313 c) và trong trường hợp dây pha được nối với vỏ ngoài dẫn điện của khối, không yêu cầu thiết bị bảo vệ chống quá dòng trong dây pha này.
717.5. Lựa chọn và lắp đặt thiết bị điện
717.51. Quy tắc chung
717.514. Nhận biết
Bổ sung như sau:
Bản chỉ dẫn phải bằng vật liệu bền và được gắn cố định vào khối ở vị trí dễ nhận thấy, tốt nhất là liền kề với bộ nối đầu vào của nguồn cung cấp. Bản chỉ dẫn cần nêu các thông tin dưới đây một cách rõ ràng và không gây hiểu lầm:
- loại nguồn cung cấp có thể được nối với khối;
- Thông số đặc trưng về điện áp của khối;
- số lượng pha và cấu hình của chúng;
- bố trí nối đất bên trong;
- yêu cầu công suất tối đa của khối;
Đối với các ổ cắm được bảo vệ riêng bằng biện pháp bảo vệ cách ly về điện (xem 413.1.2), một bản chỉ dẫn đủ bền phải được đặt cố định liền kề với các ổ cắm này và ghi rõ chỉ được nối một thiết bị sử dụng dòng đến một ổ cắm.
717.52. Hệ thống đi dây
Bổ sung như sau:
717.52.1. Cáp loại 245 theo IEC 60245-4 hoặc cáp có thiết kế tương đương có diện tích mặt cắt ngang nhỏ nhất là 2,5 mm2 phần đồng phải được sử dụng để nối khối với nguồn cung cấp. Cáp mềm phải được đưa vào khối qua lối vào cách điện theo cách để giảm thiểu khả năng xảy ra hỏng cách điện hoặc xảy ra sự cố có thể làm cho các bộ phận dẫn để trần của khối trở nên mang điện. Vỏ bọc cáp phải được kẹp chắc chắn bằng vòng đệm cáp của bộ nối hoặc được giữ chặt vào khối trong suốt quá trình hoạt động để tránh ứng suất lên đầu cốt cáp.
717.52.2. Hệ thống đi dây phải được lắp đặt bằng cách sử dụng một hoặc nhiều biện pháp sau đây:
a) cáp một lõi cách điện, có ruột dẫn mềm hoặc có ruột dẫn bện (tối thiểu 7 sợi), nằm trong
• ống phi kim loại, hoặc
• hệ thống máng cáp phi kim loại, hoặc
• hệ thống đường ống cáp phi kim loại;
b) cáp mềm có vỏ bọc.
Tất cả các cáp tối thiểu phải đáp ứng các yêu cầu của TCVN 6610-3 (IEC 60227-3) và TCVN 6613-1-2 (IEC 60332-1-2).
Ống cáp phải phù hợp với IEC 61386-21, IEC 61386-22 hoặc TCVN 7417-23 (IEC 61386-23).
Có thể sử dụng hệ thống máng cáp và hệ thống đường ống cáp phù hợp với IEC 61084.
717.55. Thiết bị khác
717.551.6. Các yêu cầu bổ sung đối với hệ thống lắp đặt trong đó tổ máy phát cung cấp điện thay thế cho nguồn lưới thông thường bằng cách đóng cắt
Bổ sung như sau:
Các khối có các hệ thống nguồn cung cấp điện khác nhau và các hệ thống nối đất khác nhau thì không được nối liên kết với nhau.
717.551.7. Yêu cầu bổ sung đối với hệ thống lắp đặt trong đó tổ máy phát điện có thể làm việc song song với các nguồn khác kể cả hệ thống phân phối điện công cộng
Bổ sung như sau:
Các khối có hệ thống nguồn cung cấp điện khác nhau và các hệ thống nối đất khác nhau thì không được nối liên kết với nhau.
717.55.1. Các phích cắm và ổ cắm phải phù hợp với IEC 60309-1, IEC 60309-2 hoặc TCVN 6188-1 (IEC 60884-1), ngoại trừ các phích cắm và ổ cắm được thiết kế riêng cho các thiết bị đặc biệt, như thiết bị quảng bá trong đó sử dụng các bộ nối kết hợp dùng cho tín hiệu thông tin và nguồn cung cấp điện.
Cơ cấu nối được sử dụng để nối một khối với nguồn cung cấp phải phù hợp IEC 60309-1 hoặc IEC 60309-2 khi có yêu cầu tính lắp lẫn, và phù hợp với các yêu cầu sau:
- phích cắm phải có vỏ ngoài là vật liệu cách điện;
- phích cắm và ổ cắm phải có cấp bảo vệ bằng vỏ ngoài không nhỏ hơn IP44, nếu được đặt bên ngoài;
- các đầu vào thiết bị cùng với vỏ ngoài của chúng phải có cấp bảo vệ ít nhất là IP55;
- phần phích cắm phải được đặt trên khối đó.
717.55.2. Ổ cắm được đặt bên ngoài khối phải có vỏ ngoài có cấp bảo vệ không nhỏ hơn IP54.
717.55.3. Tổ máy phát điện, có thể tạo ra điện áp cực thấp và được sử dụng cùng với các biện pháp bảo vệ không phải là SELV hoặc PELV, được lắp bên trong khối, phải tự động cắt điện trong trường hợp xảy ra tai nạn cho khối (ví dụ sự cố làm bật túi khí).
717.62.2.1. Bổ sung như sau:
Đối với các khối di động, cứ 12 tháng nên kiểm tra khối ít nhất 1 lần.
Đối với các khối vận chuyển được, cứ 2 năm nên kiểm tra khối ít nhất một lần.

CHÚ THÍCH: Bảo vệ bằng cách tự động ngắt nguồn cung cấp bằng thiết bị bảo vệ dòng dư (RCD).
Hình 717.1 - Ví dụ về việc đấu nối đến tổ máy phát điện hạ áp cấp I hoặc cấp II được đặt bên trong khối có hoặc không có điện cực đất

Hình 717.2 - Ví dụ về việc đấu nối đến tổ máy phát điện hạ áp cấp II được đặt bên ngoài khối
Chú dẫn cho Hình 717.1 và Hình 717.2
|
1c |
Đấu nối đến tổ máy phát điện hạ áp phù hợp với TCVN 7447-5-55 (IEC 60364-5-55), Điều 551 |
|
2 |
Vỏ bọc Cấp II hoặc cách điện tương đương bọc đến thiết bị bảo vệ đầu tiên cung cấp bảo vệ ngắt nguồn tự động |
|
4 |
Bậc lên xuống dẫn điện, nếu có |
|
5 |
Đấu nối điểm trung tính (hoặc dây pha nếu không có sẵn điểm trung tính) với kết cấu dẫn điện của khối |
|
6 |
Các ổ cắm chỉ để sử dụng bên trong khối |
|
7 |
Dây liên kết bảo vệ dùng để nối với đầu nối đất chính phù hợp với 717.411.3.1.2 |
|
7a |
Đến cột ăngten, nếu có |
|
7b |
Đến các bậc lên xuống dẫn điện bên ngoài, nếu có, tiếp xúc với đất |
|
7c |
Đến điện cực nối đất chức năng, nếu có yêu cầu |
|
7d |
Đến vỏ ngoài dẫn điện của khối |
|
7e |
Đến điện cực đất dùng cho mục đích bảo vệ, nếu có |
|
10 |
Ổ cắm dùng cho thiết bị sử dụng dòng để sử dụng bên ngoài khối |
|
13 |
Thiết bị sử dụng dòng chỉ để sử dụng bên trong khối |
|
14 |
Thiết bị bảo vệ quá dòng, nếu có yêu cầu |
|
15 |
Thiết bị bảo vệ quá dòng (ví dụ áptômát) |
|
16a |
Thiết bị bảo vệ dòng dư có dòng dư tác động danh định không lớn hơn 30 mA dùng để bảo vệ bằng cách tự động ngắt nguồn cung cấp cho các mạch điện của thiết bị để sử dụng bên ngoài khối |
|
16b |
Thiết bị bảo vệ dòng dư dùng để bảo vệ bằng cách tự động ngắt nguồn cung cấp cho các mạch điện của thiết bị để sử dụng bên trong khối (xem 411.4.4, 411.5.3 và 411.6.4) |
|
18 |
Đầu nối đất chính hoặc thanh nối đất |

Hình 717.3 - Ví dụ về việc đấu nối đến kiểu hệ thống nối đất bất kỳ của hệ thống lắp đặt điện cố định có biện pháp bảo vệ bằng cách tự động ngắt nguồn bằng thiết bị bảo vệ dòng dư (RCD), có hoặc không có điện cực đất
Chú dẫn cho Hình 717.3
|
1b |
Đấu nối khối với nguồn cung cấp trong đó có các biện pháp bảo vệ hiệu quả |
|
2 |
Vỏ bọc Cấp II hoặc cách điện tương đương bọc đến thiết bị bảo vệ đầu tiên cung cấp bảo vệ ngắt nguồn tự động |
|
4 |
Bậc lên xuống dẫn điện, nếu có |
|
6 |
Các ổ cắm chỉ để sử dụng bên trong khối |
|
7 |
Dây liên kết bảo vệ dùng để nối với đầu nối đất chính phù hợp với 717.411.3.1.2 |
|
7a |
Đến cột ăngten, nếu có |
|
7b |
Đến các bậc lên xuống dẫn điện bên ngoài, nếu có, tiếp xúc với đất |
|
7c |
Đến điện cực nối đất chức năng, nếu có yêu cầu |
|
7d |
Đến vỏ ngoài dẫn điện của khối |
|
7e |
Đến điện cực đất dùng cho mục đích bảo vệ, nếu có |
|
10 |
Ổ cắm dùng cho thiết bị sử dụng dòng để sử dụng bên ngoài khối |
|
13 |
Thiết bị sử dụng dòng chỉ để sử dụng bên trong khối |
|
14 |
Thiết bị bảo vệ quá dòng, nếu có yêu cầu |
|
15 |
Thiết bị bảo vệ quá dòng (ví dụ một áptômát L hoặc LN) |
|
16a |
Thiết bị bảo vệ dòng dư có dòng dư tác động danh định không lớn hơn 30 mA dùng để bảo vệ bằng cách tự động ngắt nguồn cung cấp cho các mạch điện của thiết bị để sử dụng bên ngoài khối |
|
16b |
Thiết bị bảo vệ dòng dư dùng để bảo vệ bằng cách tự động ngắt nguồn cung cấp |
|
18 |
Đầu nối đất chính hoặc thanh nối đất chính |

Hình 717.4 - Ví dụ về việc đấu nối với hệ thống lắp đặt điện cố định có kiểu hệ thống nối đất bất kỳ sử dụng máy biến áp có cách ly đơn giản và hệ thống IT có điện cực đất
|
|
|
|
Hình 717.5 - Ví dụ về việc đấu nối có cách ly đơn giản và hệ thống IT có thiết bị giám sát cách điện và ngắt nguồn cung cấp sau khi xảy ra chạm đất một điểm |
Hình 717.6 - Ví dụ về việc đấu nối có cách ly đơn giản và hệ thống TN có hoặc không có điện cực đất |
Chú dẫn cho Hình 717.4, 717.5 và 717.6
|
1a |
Đấu nối khối với nguồn cung cấp qua một máy biến áp có cách ly đơn giản phù hợp 717.313 c) |
|
2 |
Vỏ bọc Cấp II hoặc cách điện tương đương bọc đến thiết bị bảo vệ chạm đất một điểm (xem điểm 8 hoặc 9) có biện pháp bảo vệ tự động ngắt nguồn |
|
4 |
Bậc lên xuống dẫn điện, nếu có |
|
5 |
Nối điểm trung tính (hoặc dây pha, nếu không có sẵn điểm trung tính) với kết cấu dẫn điện của khối |
|
6 |
Các ổ cắm chỉ để sử dụng bên trong khối |
|
7 |
Dây liên kết bảo vệ dùng để nối với đầu nối đất chính phù hợp với 717.411.3.1.2 |
|
7a |
Đến cực anten, nếu có |
|
7b |
Đến các bậc lên xuống dẫn điện bên ngoài, nếu có, tiếp xúc với đất |
|
7c |
Đến điện cực nối đất chức năng, nếu có yêu cầu |
|
7d |
Đến vỏ ngoài dẫn điện của khối |
|
7e |
Đến điện cực đất dùng cho mục đích bảo vệ, nếu có |
|
8 |
Thiết bị bảo vệ, nếu có yêu cầu, để bảo vệ quá dòng và/hoặc bảo vệ bằng cách ngắt nguồn cung cấp khi xảy ra chạm đất điểm thứ hai |
|
9 |
Thiết bị bảo vệ quá dòng và bảo vệ bằng tự động ngắt nguồn khi xảy ra chạm đất điểm thứ hai |
|
10a |
Ổ cắm ba pha dùng cho thiết bị sử dụng dòng bên ngoài khối |
|
10b |
Ổ cắm một pha dùng cho thiết bị sử dụng dòng bên ngoài khối |
|
13 |
Thiết bị sử dụng dòng chỉ để sử dụng bên trong khối |
|
14 |
Thiết bị bảo vệ quá dòng, nếu có yêu cầu |
|
16a |
Thiết bị bảo vệ dòng dư có dòng dư tác động danh định không lớn hơn 30 mA dùng để bảo vệ bằng cách tự động ngắt nguồn cung cấp cho các mạch điện của thiết bị để sử dụng bên ngoài khối |
|
16b |
Thiết bị bảo vệ dòng dư dùng để bảo vệ bằng cách tự động ngắt nguồn cung cấp |
|
18 |
Đầu nối đất chính hoặc thanh nối đất chính |
|
21 |
Máy biến áp dùng cho, ví dụ, thiết bị sử dụng dòng có điện áp 230 V |
|
25 |
Thiết bị giám sát cách điện |

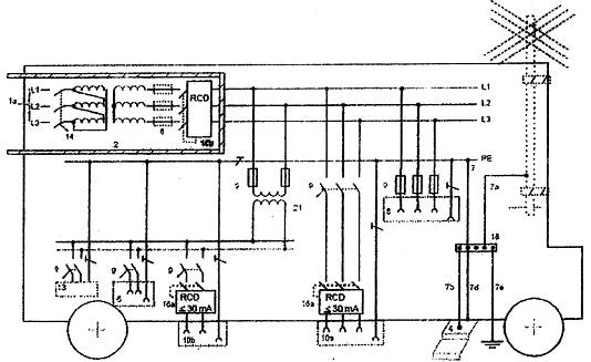
Hình 717.7 - Ví dụ về việc đấu nối với hệ thống lắp đặt điện cố định có kiểu hệ thống nối đất bất kỳ bằng cách sử dụng hệ thống IT không tự động ngắt nguồn khi xảy ra chạm đất một điểm
Chú dẫn Hình 717.7
|
1b |
Đấu nối khối với nguồn cung cấp qua một máy biến áp có cách ly đơn giản phù hợp 717.313 c); chỉ yêu cầu nối với dây N/PEN trong trường hợp có lắp SPD (không thể hiện trong hình vẽ) |
|
2 |
Vỏ bọc cấp II hoặc cách điện tương đương bọc đến một thiết bị bảo vệ chạm đất một điểm có biện pháp bảo vệ tự động ngắt nguồn |
|
5a |
Nối đầu nối đất chính hoặc thanh nối đất chính (thanh PE) với vỏ ngoài dẫn điện của khối |
|
6a |
Ổ cắm chỉ để sử dụng trong khối vì sự liên tục của nguồn cung cấp khi xảy ra chạm đất một điểm |
|
6b |
Ô cắm cho mục đích thông dụng nếu được yêu cầu rõ ràng (nhả RCD trong trường hợp không thể loại trừ được chạm đất một điểm) |
|
8 |
Thiết bị bảo vệ, nếu có yêu cầu, dùng để bảo vệ quá dòng và/hoặc để bảo vệ bằng cách ngắt nguồn cung cấp khi xảy ra chạm đất điểm thứ hai |
|
10 |
Ổ cắm dùng cho thiết bị sử dụng dòng để sử dụng bên ngoài khối |
|
16c |
Thiết bị bảo vệ dòng dư có dòng dư tác động danh định không lớn hơn 30 mA để bảo vệ bổ sung cho ổ cắm theo 411.3.3 |
|
18 |
Đầu nối đất chính hoặc thanh nối đất chính (thanh PE); không yêu cầu nối đất |
|
21 |
Máy biến áp dùng cho, ví dụ, thiết bị sử dụng dòng có điện áp 230 V được sử dụng bên ngoài khối |
|
25 |
Thiết bị giám sát cách điện hoặc hệ thống xác định vị trí hỏng cách điện kể cả giám sát dây N nếu được dẫn theo dây pha (chỉ ngắt điện khi xảy ra chạm đất điểm thứ hai) |
|
28 |
Điểm nối có thể có để nối với hệ thống bảo vệ chống sét hiện có trong khu vực lân cận (nếu có) để bảo vệ chống xung điện từ do sét (nếu cần) |

Hình 717.8 - Ví dụ về việc đấu nối với hệ thống lắp đặt điện cố định có kiểu hệ thống nối đất bất kỳ bằng cách sử dụng cách ly về điện được cung cấp bởi máy biến áp cách ly
Chú dẫn cho Hình 717.8
|
1a |
Đấu nối khối với nguồn cung cấp qua một máy biến áp có cách ly về điện |
|
2 |
Vỏ bọc Cấp II hoặc cách điện tương đương bọc đến thiết bị bảo vệ chạm đất một điểm có biện pháp bảo vệ tự động ngắt nguồn |
|
4 |
Bậc lên xuống dẫn điện, nếu có |
|
6 |
Ổ cắm chỉ để sử dụng trong khối |
|
8 |
Thiết bị bảo vệ để tự động ngắt nguồn khi xảy ra chạm đất điểm thứ hai và, nếu có yêu cầu, để bảo vệ chống quá dòng |
|
10 |
Ổ cắm dùng cho thiết bị sử dụng dòng để sử dụng bên ngoài khối |
|
11 |
Liên kết đẳng thế cục bộ không nối đất có cách điện phù hợp với Điều C.2 của TCVN 7447-4-41 (IEC 60364-4-41) |
|
13 |
Thiết bị sử dụng dòng để sử dụng bên trong khối |
|
14 |
Thiết bị bảo vệ quá dòng, nếu có yêu cầu |
|
21 |
Máy biến áp dùng cho, ví dụ, thiết bị sử dụng dòng có điện áp 230 V. |
THƯ MỤC TÀI LIỆU THAM KHẢO
TCVN 6610-4 (IEC 60227-4), Cáp cách điện bằng polyvinyl clorua có điện áp danh định đến và bằng 450/750V - Phần 4: Cáp có vỏ bọc dùng để lắp đặt cố định
TCVN 7447-6 (IEC 60364-6), Hệ thống lắp đặt điện hạ áp - Phần 6: Kiểm tra
IEC 60092-507, Electrical installations in ships - Part 507: Small vessels (Hệ thống lắp đặt điện trên tàu thủy - Phần 507: Thuyền nhỏ)
IEC 60204-1:2005, Safety of machinery - Electrical equipment of machines - Part 1: General requirements (An toàn máy - Thiết bị điện của máy - Phần 1: Yêu cầu chung)
IEC 61558-1, Safety of power transformers, power supplies, reactors and similar products - Part 1: General requirements and tests (An toàn của máy biến áp, nguồn cung cấp điện, cuộn kháng và các thiết bị tương tự - Phần 1: Yêu cầu chung và thử nghiệm)
MỤC LỤC
Lời nói đầu
Lời giới thiệu
717. Các khối di động hoặc vận chuyển được
717.1. Phạm vi áp dụng
717.2. Tài liệu viện dẫn
717.30. Đánh giá các đặc tính chung
717.31. Mục đích, nguồn cung cấp và kết cấu
717.312. Bố trí dây dẫn và nối đất hệ thống
717.313. Nguồn cung cấp
717.4. Bảo vệ an toàn
717.41. Bảo vệ chống điện giật
717.411. Biện pháp bảo vệ: tự động ngắt nguồn cung cấp
717.413. Biện pháp bảo vệ: cách ly về điện
717.415. Bảo vệ bổ sung
717.43. Bảo vệ chống quá dòng
717.431. Yêu cầu theo bản chất của mạch điện
717.5. Lựa chọn và lắp đặt thiết bị điện
717.51. Qui tắc chung
717.514. Nhận biết
717.52. Hệ thống đi dây
717.55. Thiết bị khác
Thư mục tài liệu tham khảo
1) Hiện nay đã có TCVN 6610-3:2000 tương đương với IEC 60227-3:1997.